Kubernetes Deployment Dashboard
Dashboard to monitor deploymnets of kubernetes cluster
Dashboard to monitor deploymnets of kubernetes cluster
Data source config
Collector config:
Upload an updated version of an exported dashboard.json file from Grafana
| Revision | Description | Created | |
|---|---|---|---|
| Download |
Kubernetes
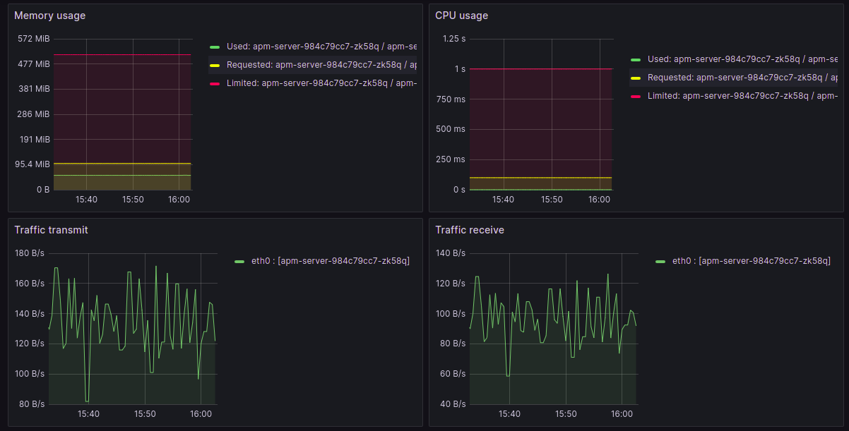
Monitor your Kubernetes deployment with prebuilt visualizations that allow you to drill down from a high-level cluster overview to pod-specific details in minutes.
Learn more