Kubernetes Event Exporter
Metrics for the Kubernetes Event Exporter Service
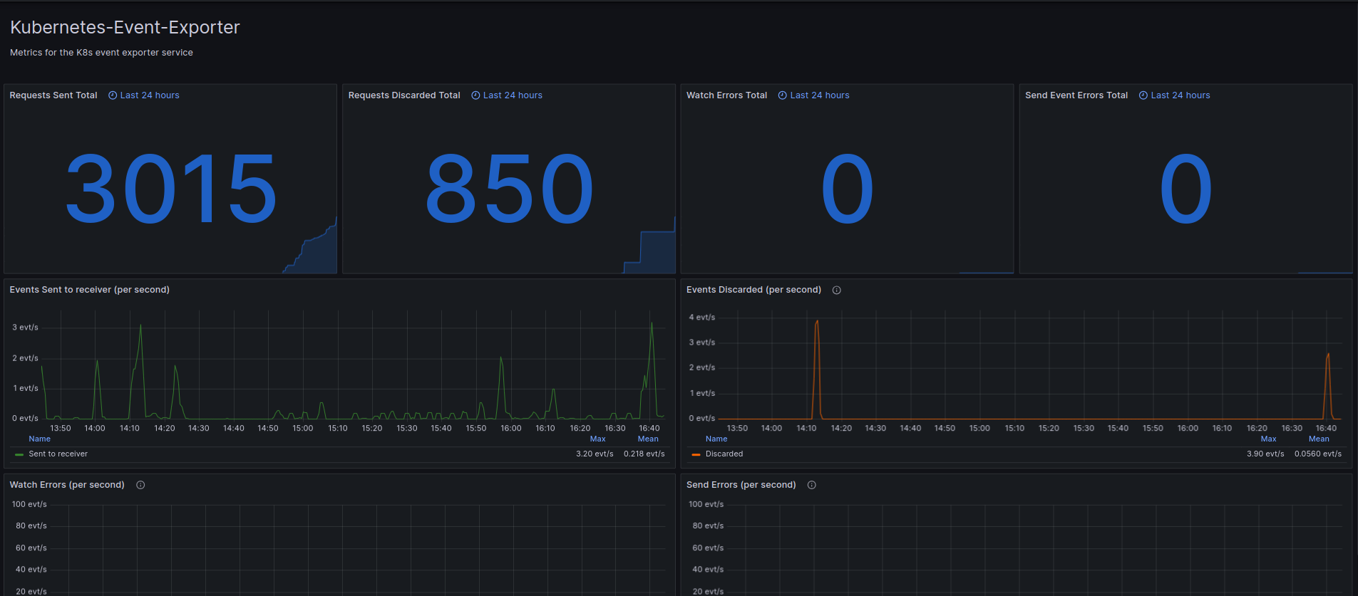
Prometheus Metrics from the Kubernetes Event Exporter - https://github.com/resmoio/kubernetes-event-exporter
All metrics are prefixed with “event_exporter” I am using Thanos as a datasource but you can simply change it to prometheus if you aren’t using thanos
Data source config
Collector config:
Upload an updated version of an exported dashboard.json file from Grafana
| Revision | Description | Created | |
|---|---|---|---|
| Download |
Kubernetes
Monitor your Kubernetes deployment with prebuilt visualizations that allow you to drill down from a high-level cluster overview to pod-specific details in minutes.
Learn more