Prometheus - Remote Storage Stats
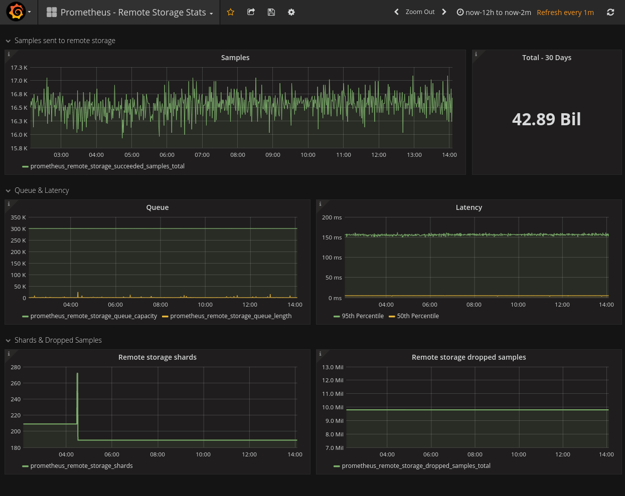
If your prometheus sends metrics to remote storage, you may want to monitor these prometheus metrics.
If your prometheus sends metrics to remote storage, you may want to monitor these prometheus metrics.
Data source config
Collector config:
Upload an updated version of an exported dashboard.json file from Grafana
| Revision | Description | Created | |
|---|---|---|---|
| Download |
Metrics Endpoint (Prometheus)
Easily monitor any Prometheus-compatible and publicly accessible metrics URL with Grafana Cloud's out-of-the-box monitoring solution.
Learn more