Traefik Hub API
Official Traefik Hub dashboard on API
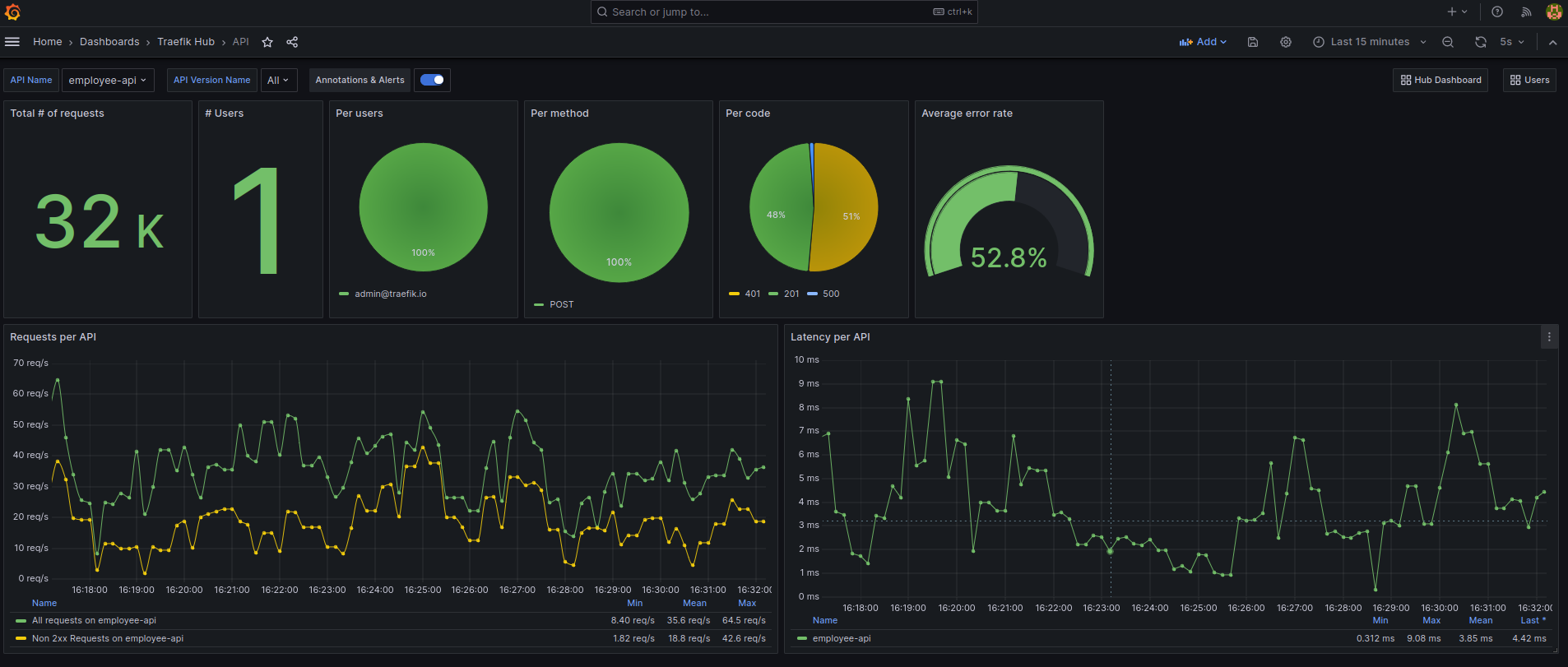
About
Traefik Hub is a Kubernetes-native API Management solution for publishing, securing, and managing APIs, with support for Traefik and third-party ingress controllers including NGINX.
Features
- Endpoints and status codes
- User-based consumption with drill-down by token
- Detailed consumption overview per API
- Response times
- System-wide overview about all traffic
- Much more
For a list about all supported metrics, please check the official Traefik Hub documentation about all available metrics.
Requirements
- A Traefik Hub agent with enabled OpenTelemetry support
- Prometheus Contrib Collector or Prometheus v2.47.0-rc.0 (or higher)
Data source config
Collector config:
Upload an updated version of an exported dashboard.json file from Grafana
| Revision | Description | Created | |
|---|---|---|---|
| Download |
Traefik
Easily monitor Traefik, the dynamic load balancer, with Grafana Cloud's out-of-the-box monitoring solution.
Learn more