ntopng-exporter
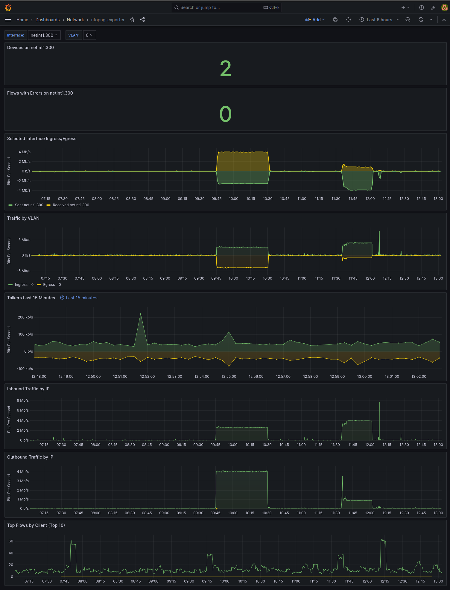
A dashboard for visualizing ntopng traffic via the ntopng-exporter
Requires Prometheus metrics from ntopng-exporter in order to function properly.
Dashboard presents time series information about bandwidth and network utilization from ntopng.
- ntopng can be downloaded and installed here: https://www.ntop.org/get-started/download/
- ntopng-exporter can be downloaded and installed here: https://github.com/aauren/ntopng-exporter
Data source config
Collector config:
Upload an updated version of an exported dashboard.json file from Grafana
| Revision | Description | Created | |
|---|---|---|---|
| Download |
