Kubernetes Events Dashboard
Kubernetes Events Dashboard (Loki as DataSource)
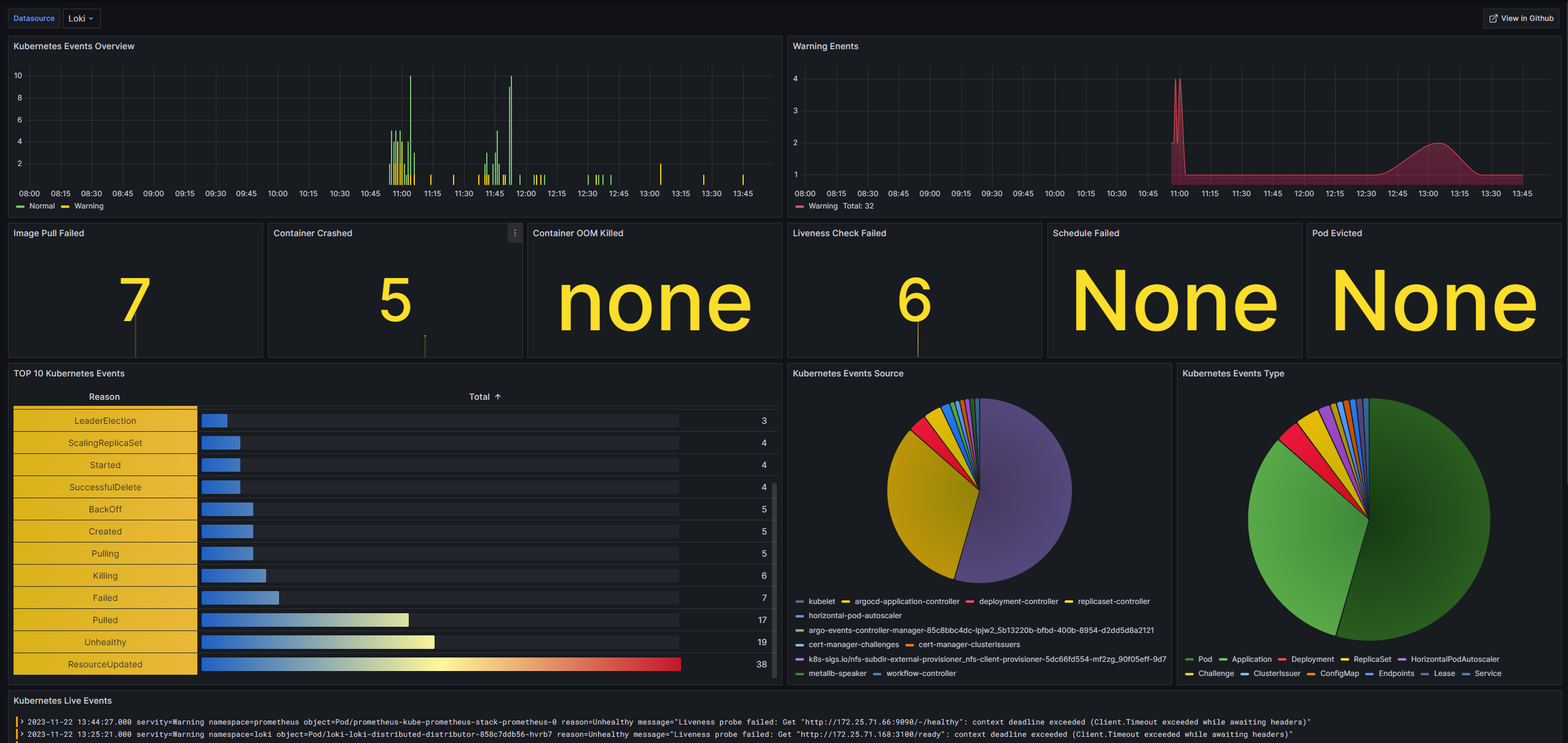
利用 kubernetes-event-exporter 采集 Kubernetes 集群中的 Event 日志,持久化到 Loki,进行面板展示。
欢迎提交 PR https://github.com/dellnoantechnp/grafana_dashboards
Data source config
Collector config:
Upload an updated version of an exported dashboard.json file from Grafana
| Revision | Description | Created | |
|---|---|---|---|
| Download |
Kubernetes
Monitor your Kubernetes deployment with prebuilt visualizations that allow you to drill down from a high-level cluster overview to pod-specific details in minutes.
Learn more