Loki Kubernetes Logs
Logs collected from Kubernetes, stored in Loki
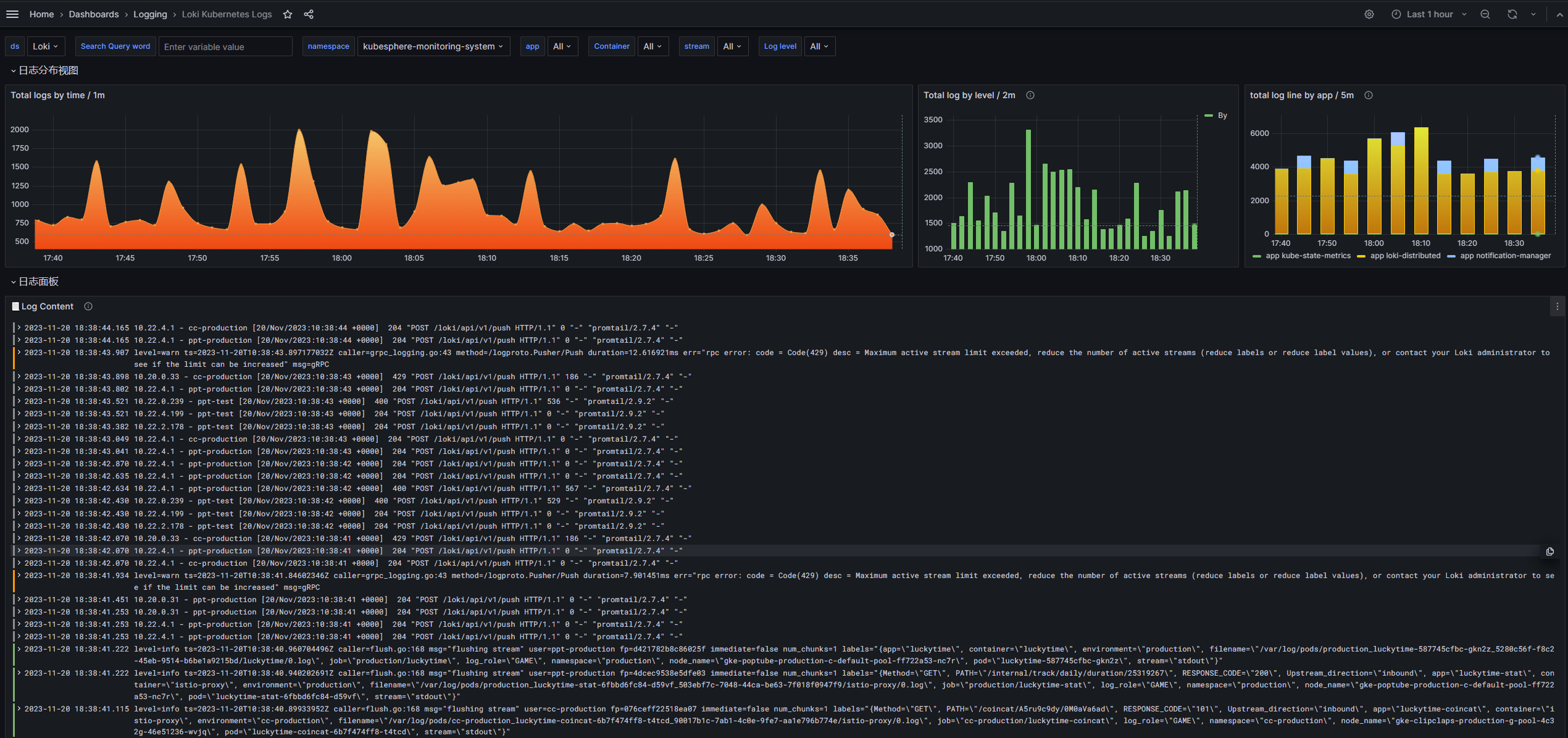
利用 Loki 采集 Kubernetes 集群中的应用 stderr/stdout 日志,持久化到对象存储,进行面板展示。 面板通过日志标签 app namespace container 等,进行过滤筛查。
欢迎提交 PR https://github.com/dellnoantechnp/grafana_dashboards
Data source config
Collector config:
Upload an updated version of an exported dashboard.json file from Grafana
| Revision | Description | Created | |
|---|---|---|---|
| Download |
Grafana Loki (self-hosted)
Easily monitor Grafana Loki (self-hosted), a horizontally scalable, highly available, multi-tenant log aggregation system inspired by Prometheus, with Grafana Cloud's out-of-the-box monitoring solution.
Learn more