Keenetic_monitoring
Keenetic Voyager Pro dashboard
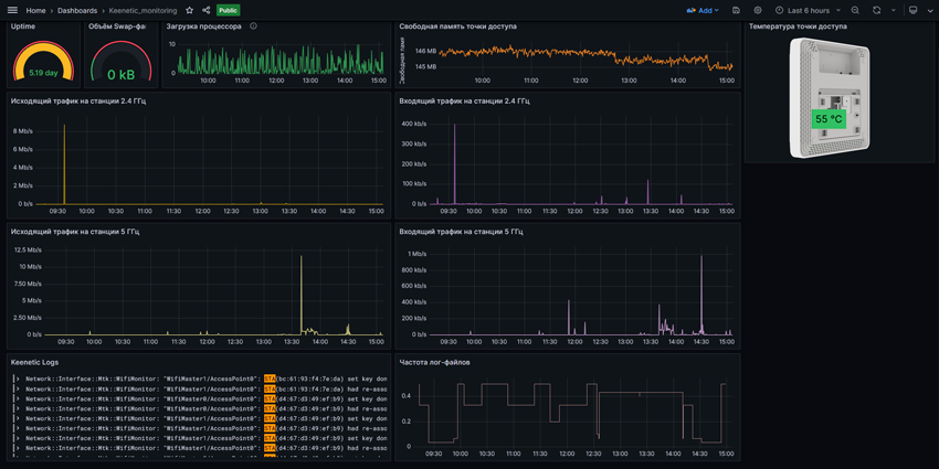
This is an example of a dashboard for a web exporter from Keenetic devices working as an access point. Displays Uptime, download by radio channels, table and frequency of log files by STA This project is used to import data, https://github.com/vitaliy-sk/keenetic-grafana-monitoring
Data source config
Collector config:
Upload an updated version of an exported dashboard.json file from Grafana
| Revision | Description | Created | |
|---|---|---|---|
| Download |
