ArgoCD / Notifications / Overview
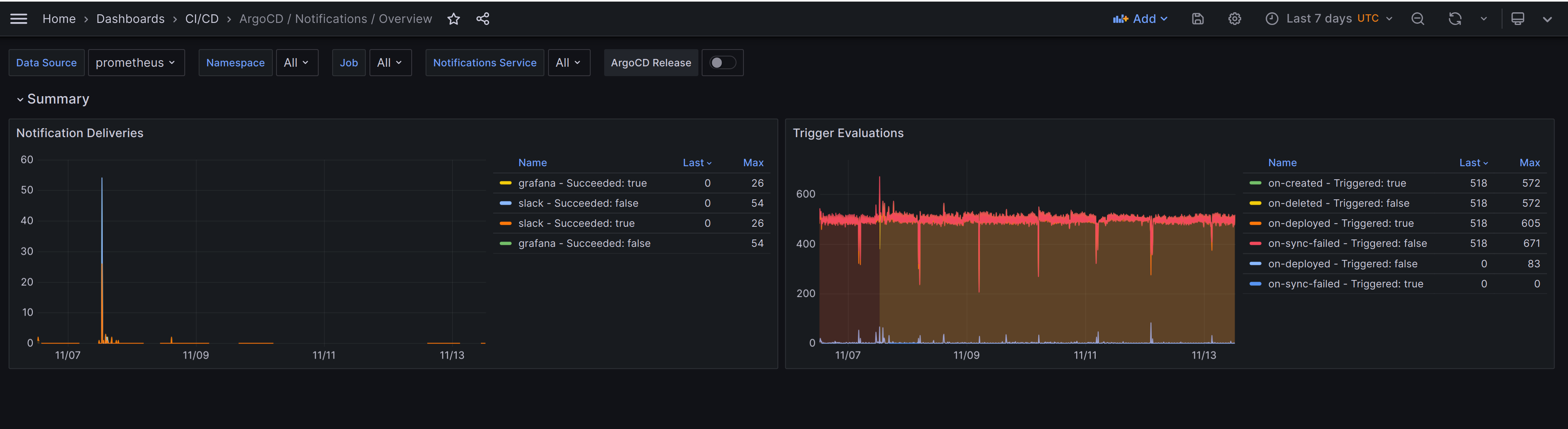
A dashboard that monitors ArgoCD notifications. It is created using the [argo-cd-mixin](https://github.com/adinhodovic/argo-cd-mixin).
A dashboard that monitors ArgoCD notifications. It is created using the argo-cd-mixin.
Data source config
Collector config:
Upload an updated version of an exported dashboard.json file from Grafana
| Revision | Description | Created | |
|---|---|---|---|
| Download |
