Jmeter Consolidated Dashboard (Influxdb 1.x Using influxQL)
Dashboard for presenting JMeter test executions metrics
This dashboard can be used for monitoring JMeter performance testing live results, utilizing InfluxQL queries (Influxdb 1.x). Flux queries cannot be used for Influxdb 1.x versions. Flux is supported from Influxdb 1.8 onwards. With this dashboard, you can monitor your Apache JMeter load test in real time with InfluxDB and Grafana. Get overall summary (Users, Requests, Throughput etc), errors details, network traffic, overall as well as particular transaction response times.
This dashboard requires Apache JMeter 5 and upper versions. This shows overall statistics and even fetch details about specific transaction.
Setup:
- Add Backend Listener to your test plan (Add -> Listener -> Backend Listener)
- Select “org.apache.jmeter.visualizers.backend.influxdb.InfluxdbBackendListnerClient
- Update below settings:
- influxdbMetricsSender: org.apache.jmeter.visualizers.backend.influxdb.HttpMetricsSender
- influxdbUrl: http://localhost:8086/write?db=
- application:
- measurement: jmeter
- summaryOnly: false (we need all values not just summary)
- samplersRegex: .* (for capturing all samplers)
- percentiles: 99;95;90
- testTitle:
For more details, please refer :
https://jmeter.apache.org/usermanual/component_reference.html#Backend_Listener
https://jmeter.apache.org/usermanual/realtime-results.html
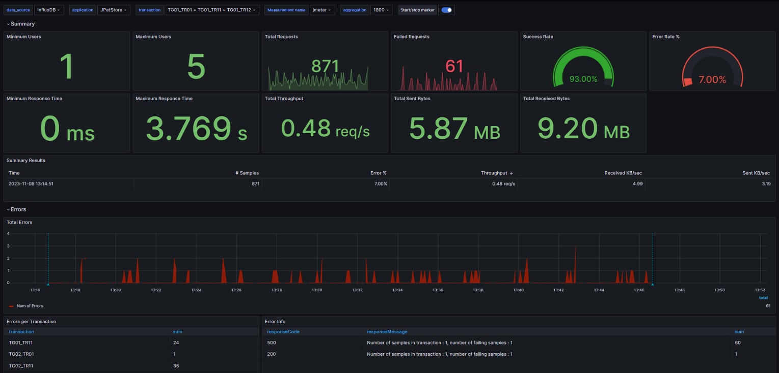
This Grafana dashboard will capture below metrics:
- Number of Users - Minimum and Maximum Users (Threads)
- Total Requests
- Failed Requests
- Success Rate
- Failure Rate
- Minimum Response Time
- Maximum Response Time
- Total Throughput
- Total Sent Bytes
- Total Received Bytes
- Overall Summary Results
- Errors By Transaction
- Error Details, for failed transactions view the respose code and response message
- Average Response Times for all transactions
- Active Threads Over Time
- Network Traffic during test execution period
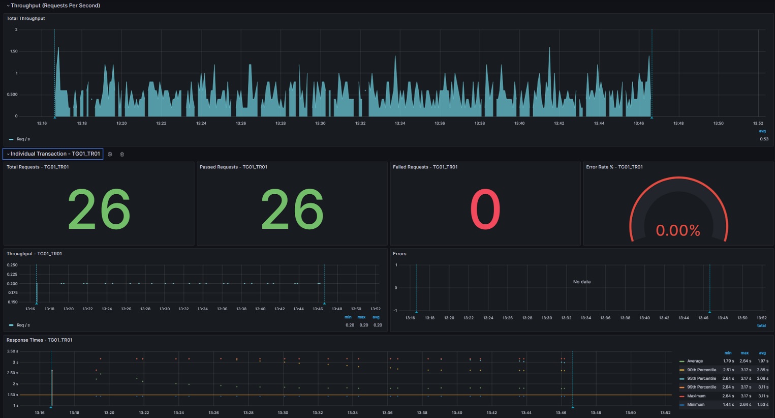
- Throughput during test execution period
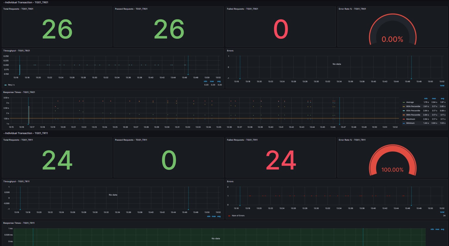
Below metrics are captured for individual transactions (which are selected under “transaction” dropdown at the top of the dashboard)
- Total Requests for individual transaction
- Passed and Failed Requests for Individual transaction
- Failure rate for Individual transaction
- Throughput for Individual Transaction
- Response Times for Individual Transaction which includes Minimum, Maximum, Average, 90th, 95th & 99th percentiles
Data source config
Collector config:
Upload an updated version of an exported dashboard.json file from Grafana
| Revision | Description | Created | |
|---|---|---|---|
| Download |
