Beyla RED Metrics
HTTP and gRPC RED metrics visualization for Grafana Beyla
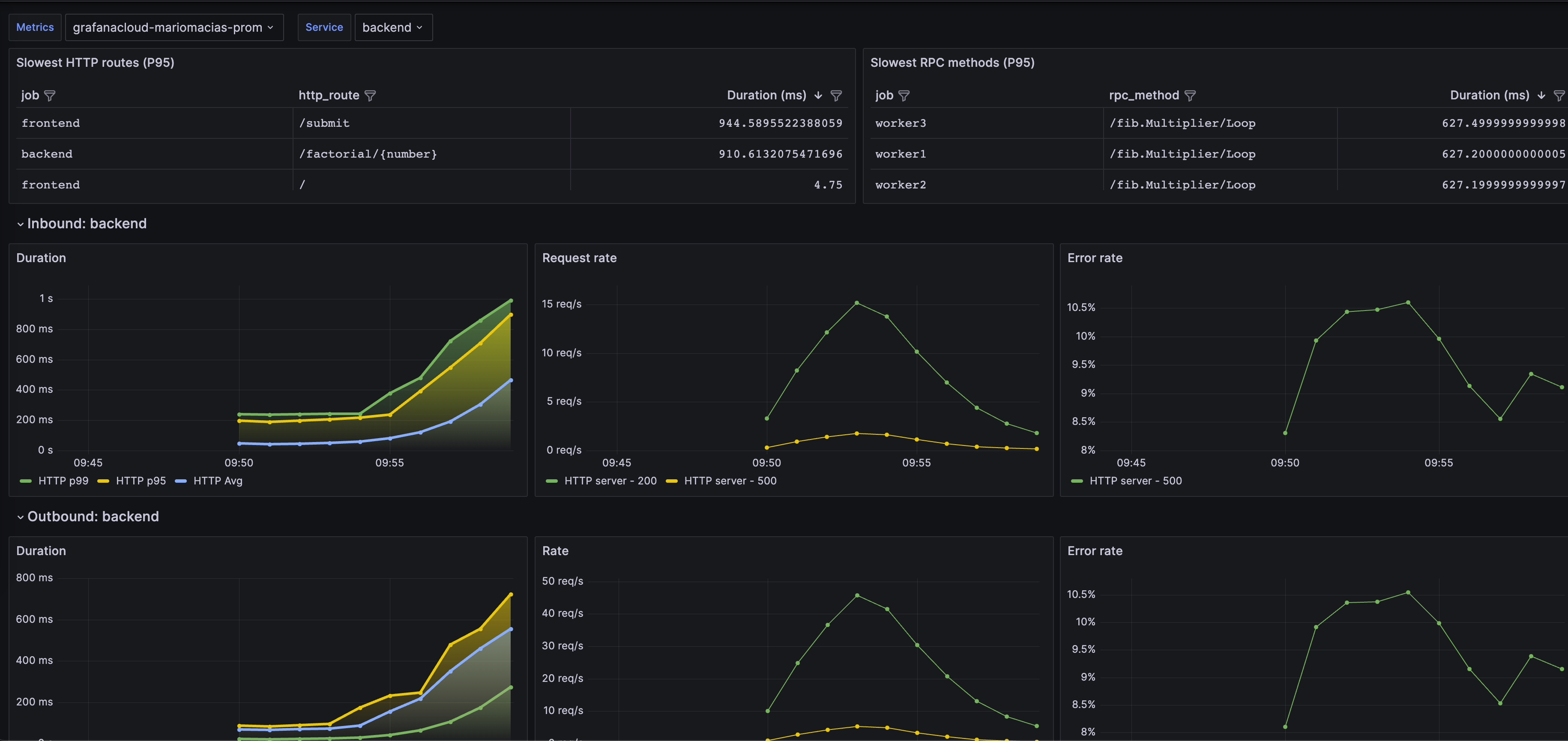
Grafana Beyla is an eBPF-based application auto-instrumentation tool to easily get started with Application Observability. eBPF is used to automatically inspect application executables and the OS networking layer and capture basic trace spans related to web transactions and Rate-Errors-Duration (RED) metrics for Linux HTTP/S and gRPC services. All data capture occurs without any modifications to application code or configuration.
Data source config
Collector type:
Collector plugins:
Collector config:
Revisions
Upload an updated version of an exported dashboard.json file from Grafana
| Revision | Description | Created | |
|---|---|---|---|
| Download |