Vertica Queries (Prometheus)
Monitors queries in a cluster.
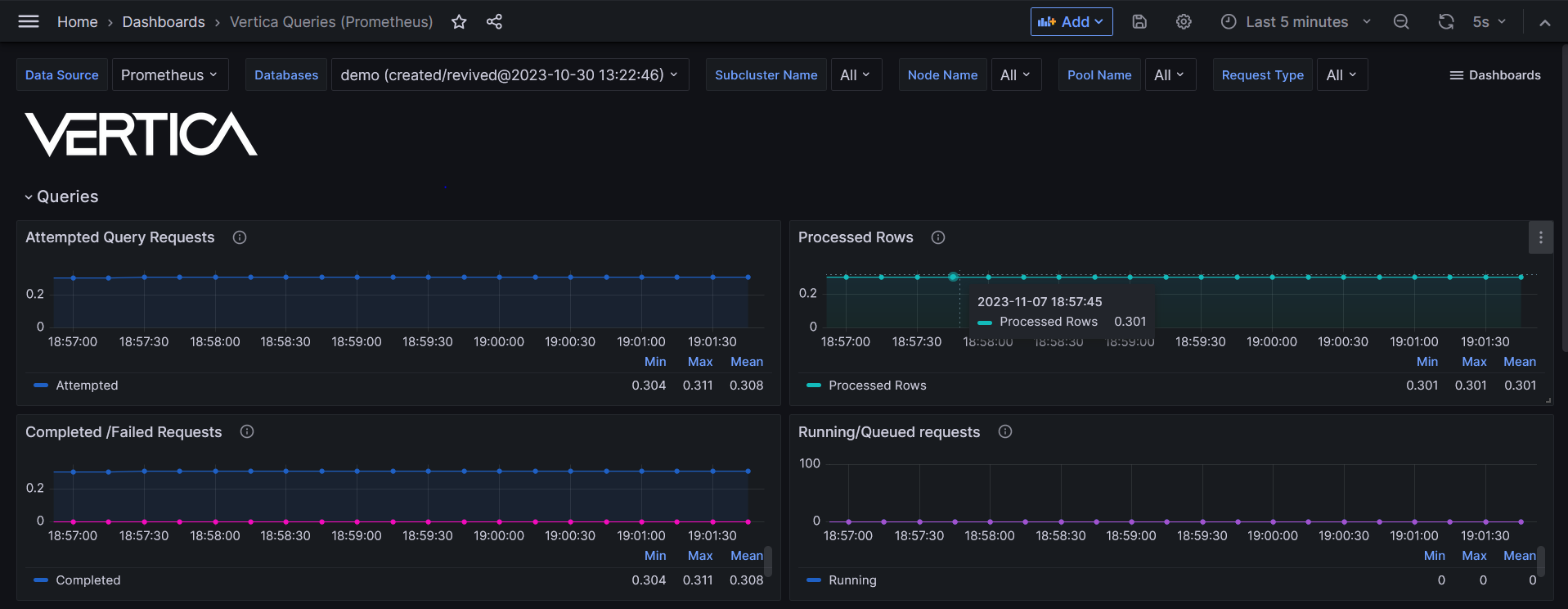
View details about queries that are currently running in the cluster. This dashboard visualizes the following data:
- Total query request success and failure rate
- Running and queued queries, by node and by resource pool
- Completed and failed queries, by node and by resource pool
- User query type and execution time per type
IMPORTANT: To access Prometheus metrics, Vertica requires that you configure the HTTPS service for certificate authentication.
Vertica dashboards
Vertica recommends running Vertica Queries (Prometheus) with other Vertica dashboards that use Prometheus as a data source:
Additional resources
These resources provide details about Vertica and Prometheus:
- Prometheus metrics: comprehensive list of Prometheus metrics that Vertica supports.
- vertica/vertica-kubernetes: Vertica on Kubernetes GitHub repository.
- Prometheus integration: configure Vertica on Kubernetes with Prometheus.
Available on GitHub.
Data source config
Collector config:
Upload an updated version of an exported dashboard.json file from Grafana
| Revision | Description | Created | |
|---|---|---|---|
| Download |
