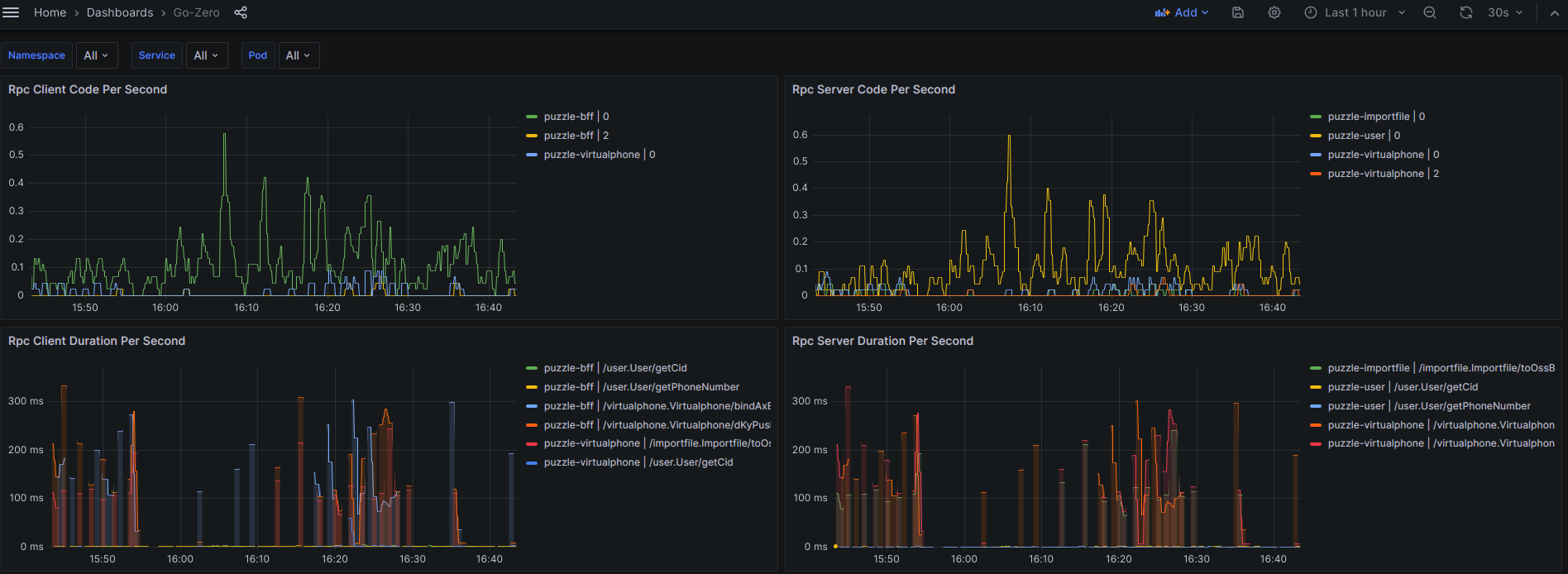
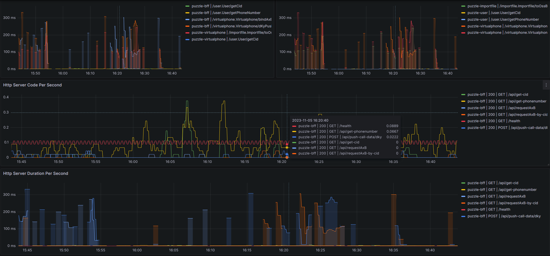
Go-Zero
专为go-zero框架设计的监控面板
在K8S中,已经部署了 Istio 服务网格,且开启了 meshConfig.enablePrometheusMerge=true(默认是开启的),详情请看这里 Istio 开启 Prometheus 指标合并,修改完配置后,需要重启 Pod。
- Deployment 部署文件,告知 Istio 从
:9101/metrics地址获取指标
apiVersion: apps/v1
kind: Deployment
spec:
template:
metadata:
annotations:
# 补充这三条注解
prometheus.io/path: '/metrics'
prometheus.io/port: '9101'
prometheus.io/scrape: 'true'- Configmap 配置文件,开启 Prometheus 监控端口
apiVersion: v1
kind: ConfigMap
data:
user.yaml: |
# prometheus监控
Prometheus:
Host: 0.0.0.0
Port: 9101
Path: /metrics如果要变更端口,则需要同时修改以上两个地方,且要保持一致
Data source config
Collector config:
Upload an updated version of an exported dashboard.json file from Grafana
| Revision | Description | Created | |
|---|---|---|---|
| Download |
