Apache JMeter Grafana Dashboard | SpeckyFox Technologies
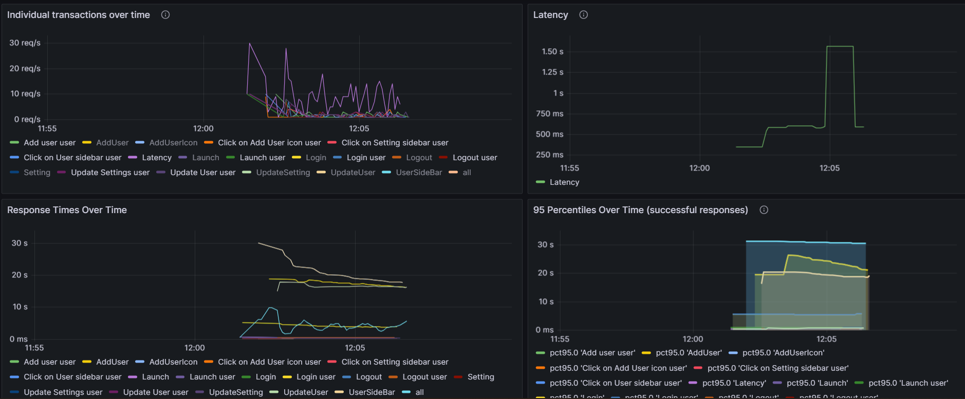
Monitor your Apache JMeter load test in real time with InfluxDB and Grafana. Get overall summary, error details and particular transaction response times. A dashboard by Speckyfox Technologies
Data source config
Collector config:
Upload an updated version of an exported dashboard.json file from Grafana
| Revision | Description | Created | |
|---|---|---|---|
| Download |
