Ethernet over Powerline
Devolo adapters ethernet over powerline statistics
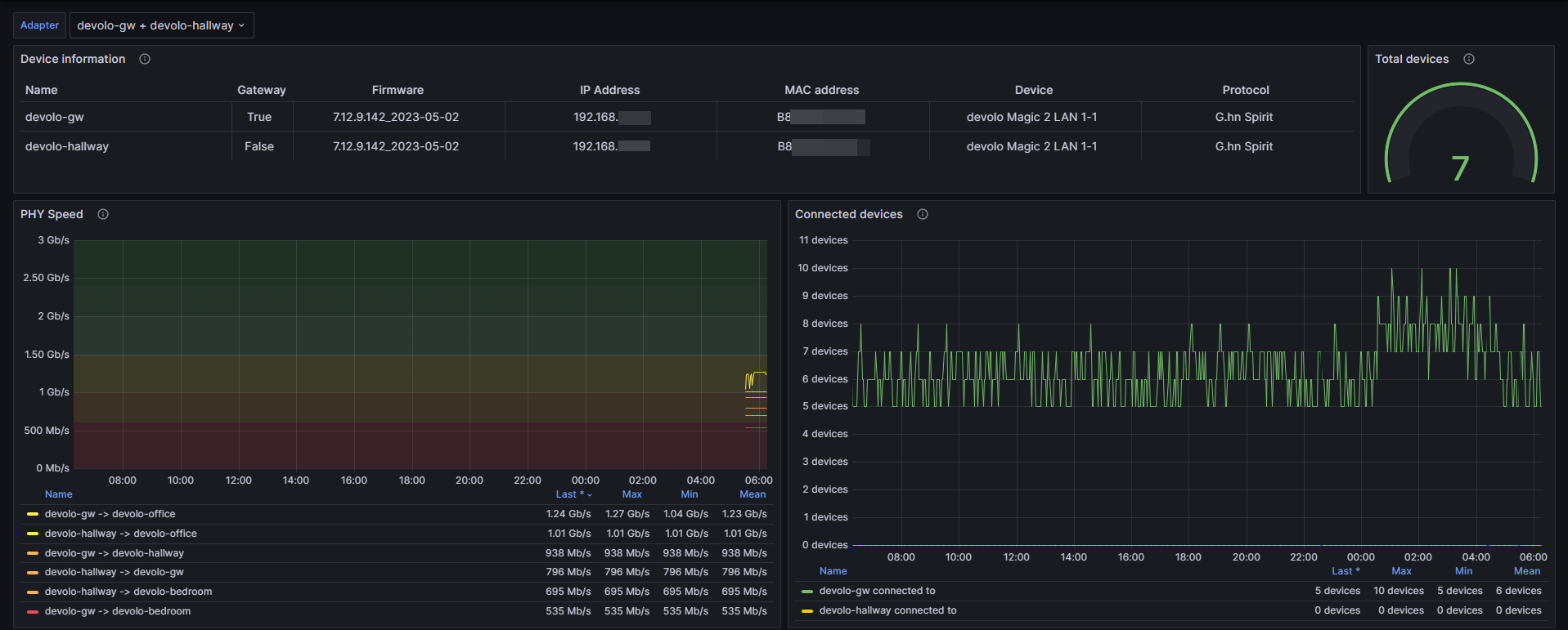
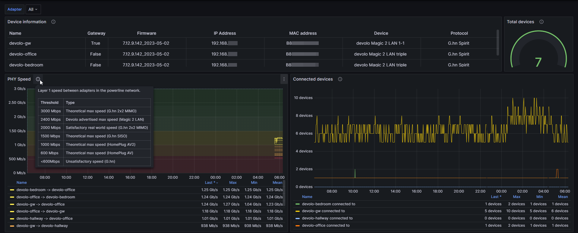
Devolo Ethernet over Powerline adapter dashboard
A simple Devolo Magic 2 LAN G.hn adapter metrics exporter for Prometheus based on devolo-plc-api.
Note: this dashboard does not support the WiFi metrics for Devolo products.
Requirements
- Prometheus datasource
- prometheus-devolo-exporter
- Exporter connected to the same broadcast domain, as the Devolo adapters
- Password has been set up for Devolo adapter
Features
- Basic information of each device
- PHY datarates between each adapter in the network
- Amount of devices connected to each adapter and total
- Ability to view multiple adapter’s statistics simultaneously
Data source config
Collector config:
Upload an updated version of an exported dashboard.json file from Grafana
| Revision | Description | Created | |
|---|---|---|---|
| Download |
