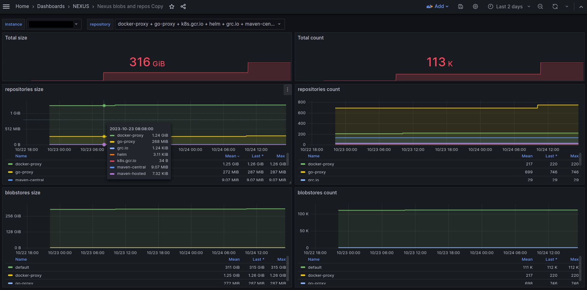
Nexus blobs and repos
Analyzing the size and space usage of the blobstore and repository.
Groovy script to export repository metrics. https://github.com/Eugene107/nexus/tree/master
Data source config
Collector type:
Collector plugins:
Collector config:
Revisions
Upload an updated version of an exported dashboard.json file from Grafana
| Revision | Description | Created | |
|---|---|---|---|
| Download |