Azure / Insights / Applications - Performance - 1. Operations
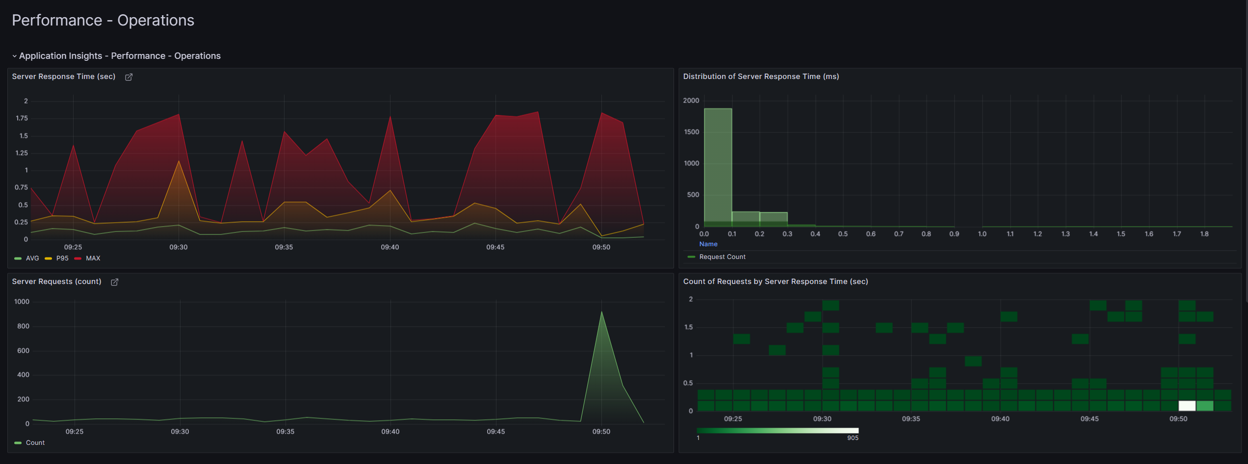
The dashboard provides insights of request performance of Azure Apps through Application Insights.
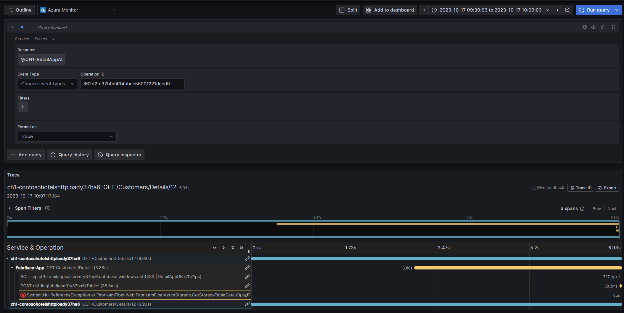
Using Azure Monitor data source, this dashboard provides insights for request performance of your Azure Applications with links to view traces within Grafana that will allow you to better troubleshoot your application’s usage, reliability, responsiveness and browser usage. You’ll have access to key details like server requests, failed requests, server response time, among others.
More information:
Send your feedback to azmongrafana@microsoft.com
Data source config
Collector config:
Upload an updated version of an exported dashboard.json file from Grafana
| Revision | Description | Created | |
|---|---|---|---|
| Download |
Azure Cosmos DB
With the Grafana plugin for Azure Cosmos DB, you can quickly visualize and query your Azure Cosmos DB data from within Grafana.
Learn more