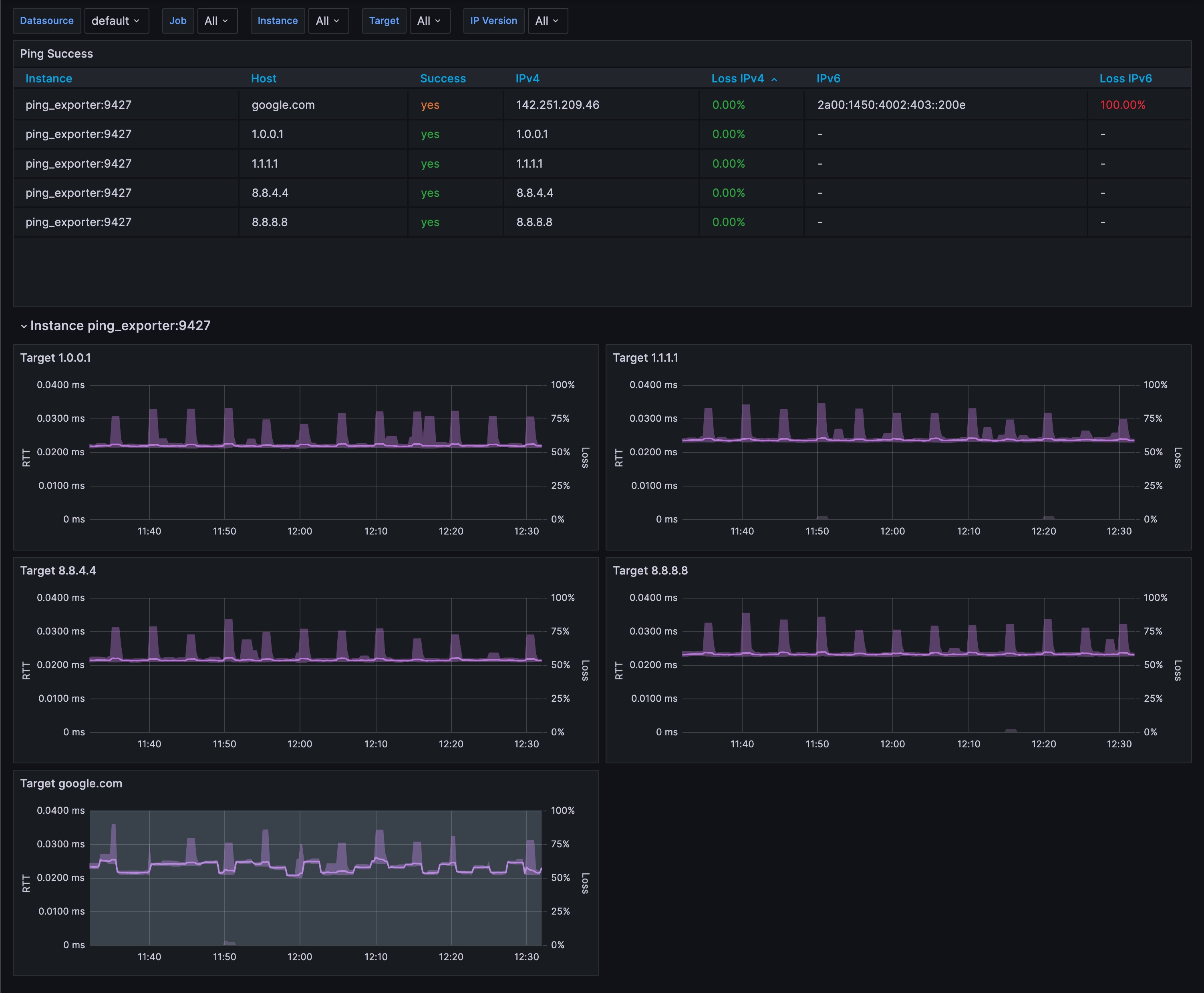
Ping Exporter
A simple working dashboard for https://github.com/czerwonk/ping_exporter
Based on the work of lkaemmerling, fixing some bugs to make it work on the latest version of https://github.com/czerwonk/ping_exporter (v1.1.0)
Data source config
Collector config:
Upload an updated version of an exported dashboard.json file from Grafana
| Revision | Description | Created | |
|---|---|---|---|
| Download |
