AS112
AS112 project dashboard
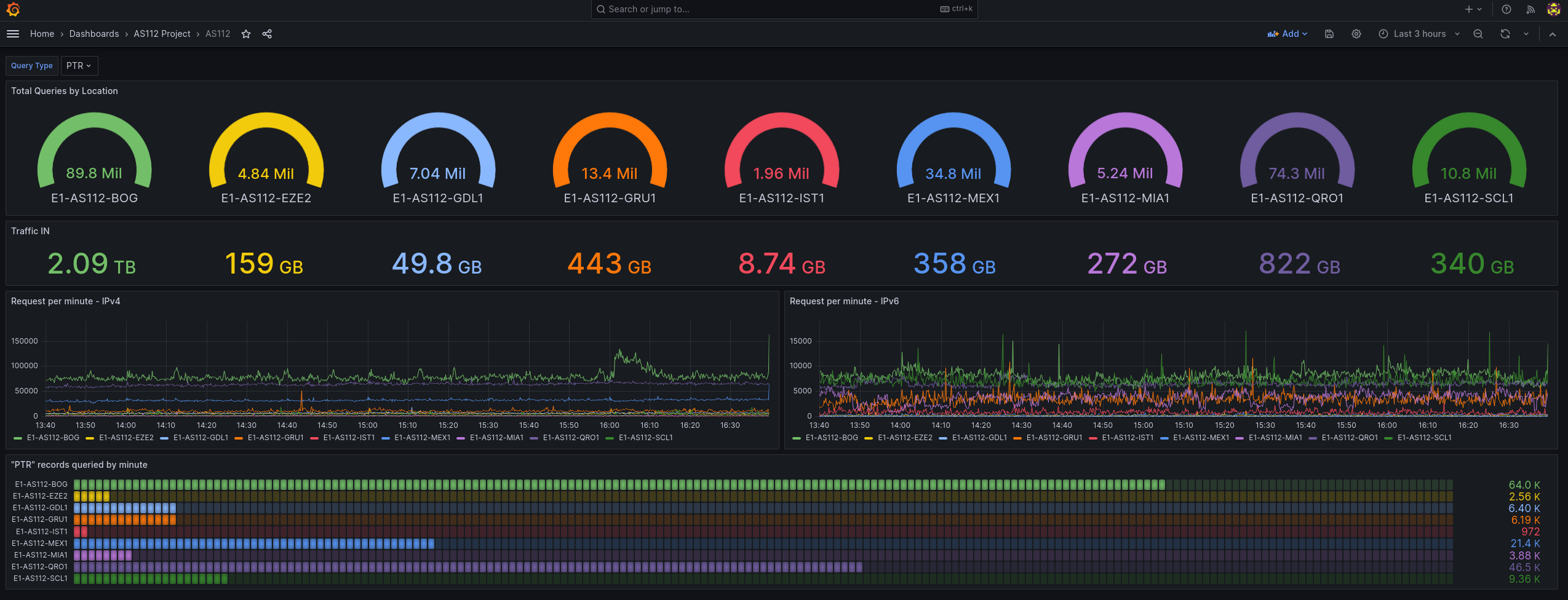
This dashboard is intended to see the metrics of AS112 project. You need to have a Telegreaf sending data to a InfluxDB2, in this case with bucket name “as112”. Telegraf standard config with just 2 input plugins “net” and “netstat”. You can add others including bind to have more data.
Data source config
Collector config:
Upload an updated version of an exported dashboard.json file from Grafana
| Revision | Description | Created | |
|---|---|---|---|
| Download |
