AWS Lambda Insights
AWS Lambda telemetry
AWS Lambda / Lambda Insights
Reference: https://docs.aws.amazon.com/lambda/latest/dg/monitoring-insights.html
This dashboard uses aws lambda and lambda insights namespace by using the use method

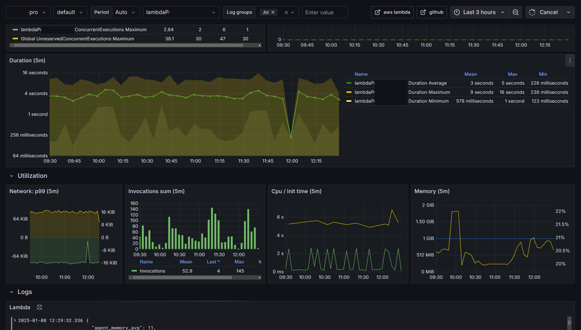
Duration

Errors

Concurrent Executions

Throttles

Invocations

Network

CPU / Init time

Memory

Data source config
Collector config:
Upload an updated version of an exported dashboard.json file from Grafana
| Revision | Description | Created | |
|---|---|---|---|
| Download |
AWS
Easily visualize and alert on more than 60 Amazon Web Services (AWS) resources using the fully managed Grafana Cloud platform.
Learn more