Incus
Overview of Incus instances
Incus is a modern, secure and powerful system container and virtual machine manager.
It provides a unified experience for running and managing full Linux systems inside containers or virtual machines. Incus supports images for a large number of Linux distributions (official Ubuntu images and images provided by the community) and is built around a very powerful, yet pretty simple, REST API. Incus scales from one instance on a single machine to a cluster in a full data center rack, making it suitable for running workloads both for development and in production.
Incus allows you to easily set up a system that feels like a small private cloud. You can run any type of workload in an efficient way while keeping your resources optimized.
You should consider using Incus if you want to containerize different environments or run virtual machines, or in general run and manage your infrastructure in a cost-effective way.
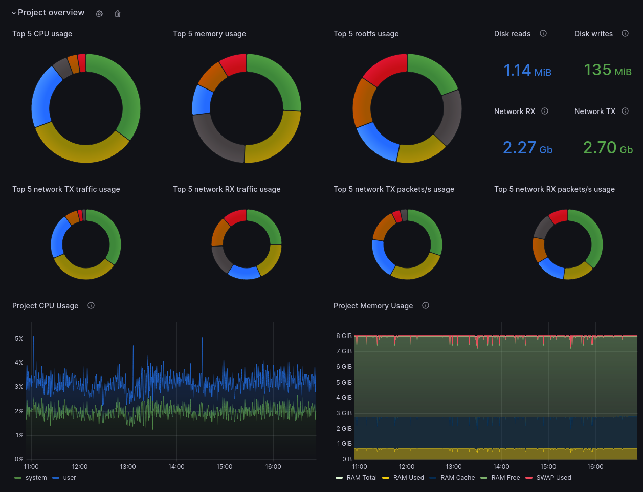
This official Grafana dashboard gives you an overview of all your Incus deployments, whether standalone or clustered, showing an overview of your per-project usage, detailed metrics for each instance and even integration with Loki for logs and other events.
Data source config
Collector config:
Upload an updated version of an exported dashboard.json file from Grafana
| Revision | Description | Created | |
|---|---|---|---|
| Download |
