Harbor Overview
Overview Dashboard for the open-source Harbor Image Repository
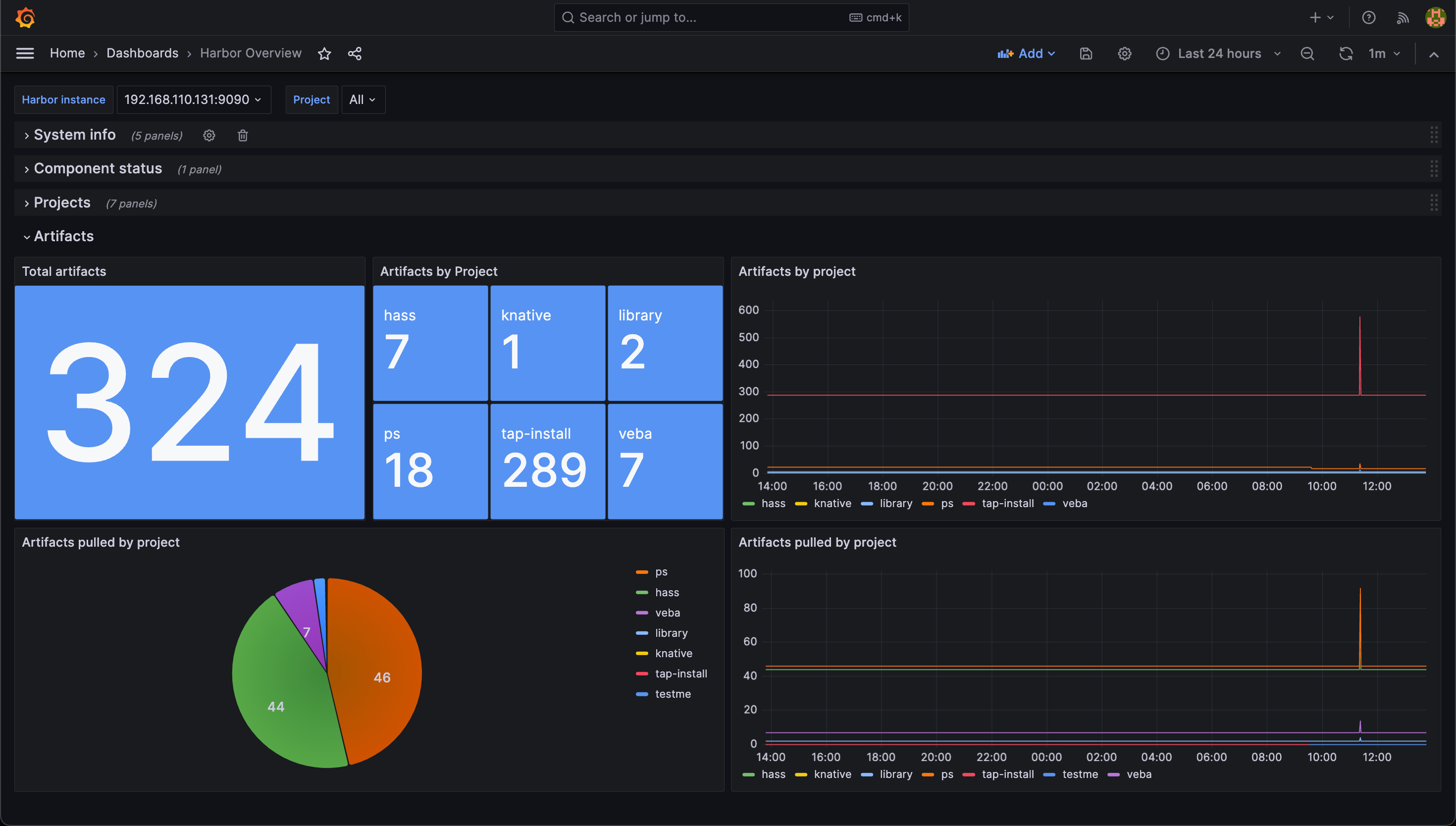
The dashboard utilizes Prometheus and Grafana for visualizing the health status of a Harbor Image Repository. The Harbor repository offers a metrics endpoint which can be scraped by Prometheus.
For details on how to configure the Harbor exporter check the Harbor documentation
Also check out my blog post on this dashboard
Data source config
Collector type:
Collector plugins:
Collector config:
Revisions
Upload an updated version of an exported dashboard.json file from Grafana
| Revision | Description | Created | |
|---|---|---|---|
| Download |