AWS Keyspaces/Cassandra
AWS Keyspaces/Cassandra metrics
Keyspaces / Cassandra
Reference: https://docs.aws.amazon.com/keyspaces/latest/devguide/monitoring-cloudwatch.html
This dashboard integrates all aws recommendations

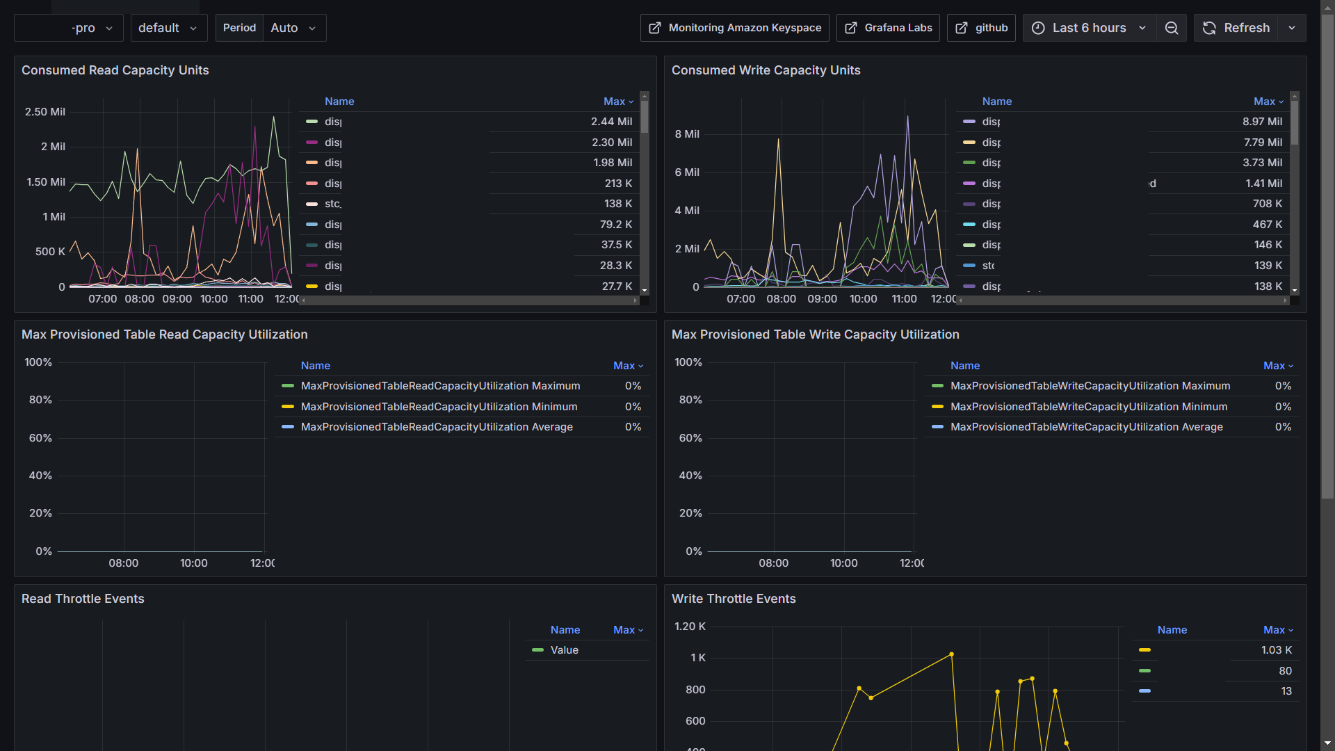
Consumed Read Capacity

Consumed Write Capacity

Read Throttle Events

Write Throttle Events

Per Connection Request Rates

Data source config
Collector config:
Upload an updated version of an exported dashboard.json file from Grafana
| Revision | Description | Created | |
|---|---|---|---|
| Download |
AWS
Easily visualize and alert on more than 60 Amazon Web Services (AWS) resources using the fully managed Grafana Cloud platform.
Learn more