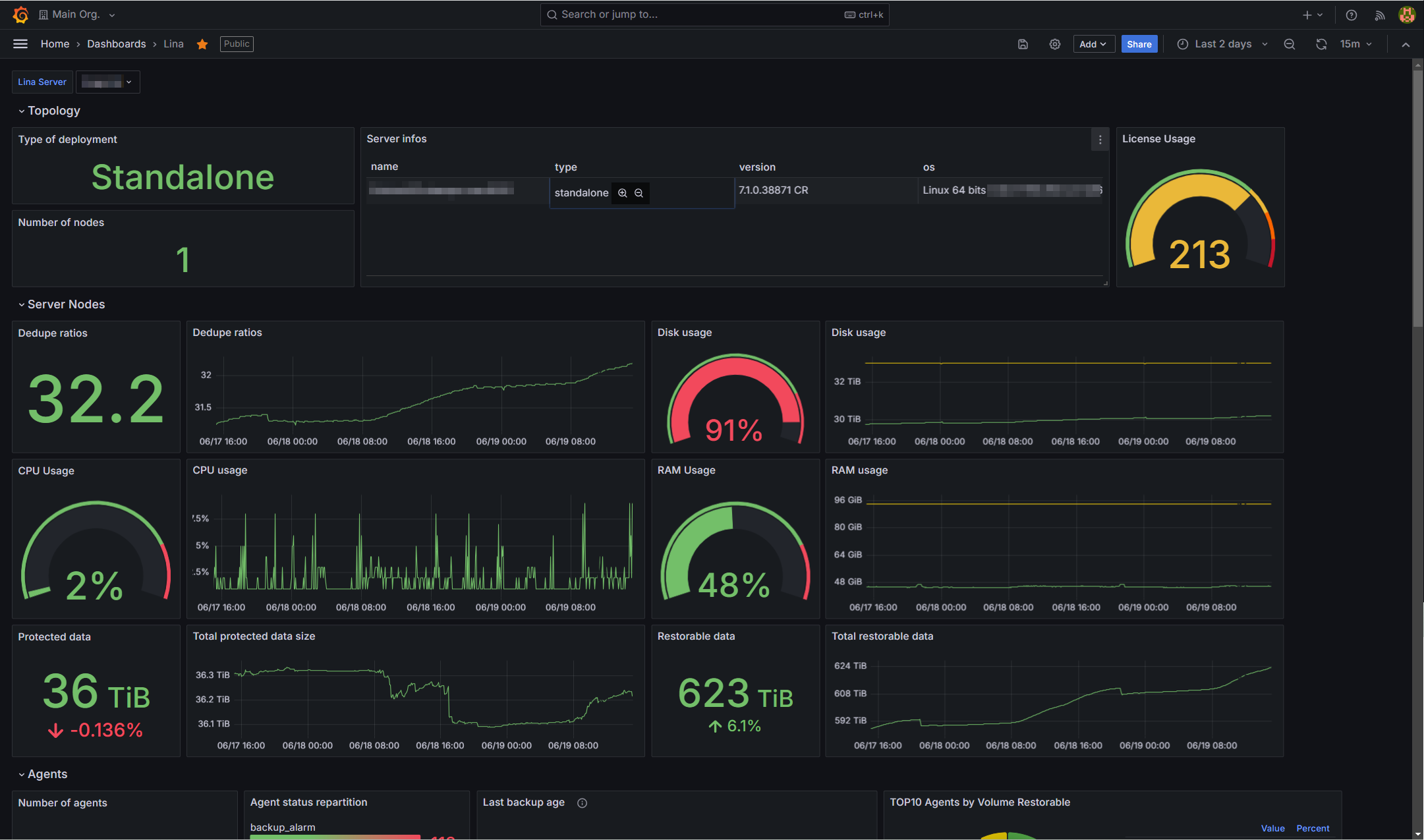
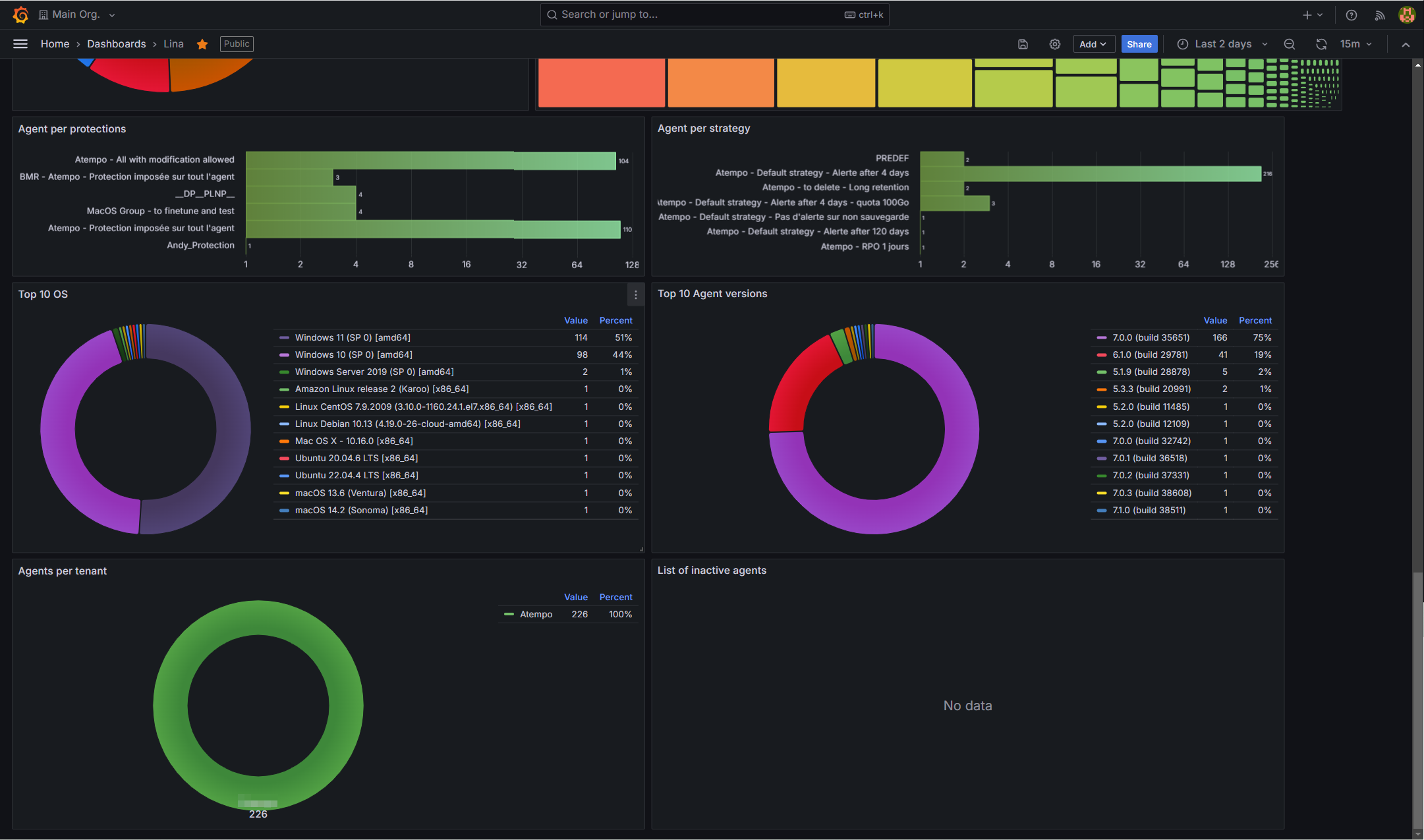
Atempo Lina
Dashboard for Atempo Lina Continuous Data Protection
Prerequisites
This dashboard requires :
- Lina standalone server or master server (in a multi-node setup) version 7.1 or superior
- Grafana with Polystat panel and Treemap panel
- Prometheus for scraping
Add an API Key
In order to allow Prometheus to scrape Lina metrics endpoint you must create an API Key associated to a superadmin-level user.
To generate a new API key :
- Go to Server > Users
- In the list of users, click a user.
- In the user details, click API keys.
- Define an expiration date for the new API key
- Click Add an API key.
- Copy this API key for later use
Example of Prometheus configuration
This is an example of Prometheus configuration to scrape Lina metrics
Extract of scrape_configs section of prometheus.yml configuration file :
- job_name: 'lina'
scrape_interval: 5m
scrape_timeout: 1m
params:
api_key: ['API-KEY']
metrics_path: /ADE/metrics
scheme: https
tls_config:
insecure_skip_verify: true
static_configs:
- targets: ['lina-server.yourdomain.com:8181']Replace API-KEY with previously generated API key.
Replace ’lina-server.yourdomain.com:8181 with hostname and administration port of your Lina server.
Note: Parameter insecure_skip_verify: true is only required if your Lina server certificate is not valid (self-signed or unknown authority).
Import dashboard
Import the current dashboard into Grafana.
Data source config
Collector config:
Upload an updated version of an exported dashboard.json file from Grafana
| Revision | Description | Created | |
|---|---|---|---|
| Download |
