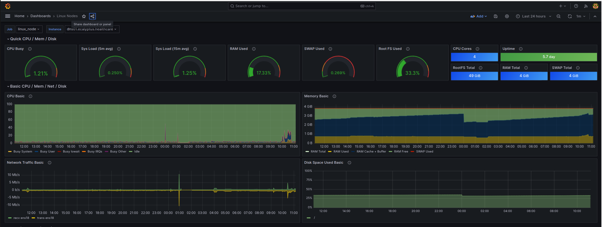
Node Exporter Full Panel Migrated to Timeseries
Node exporter full with migrated panel from Graph (old) to Time Series
Based on Grafana Dashboard ID: 1860 with migrated Panel Graph to Time Series
- job_name: linux-node
static_configs:
- targets: ['localhost:9100']Data source config
Collector config:
Upload an updated version of an exported dashboard.json file from Grafana
| Revision | Description | Created | |
|---|---|---|---|
| Download |
Linux Server
Monitor Linux with Grafana. Easily monitor your Linux deployment with Grafana Cloud's out-of-the-box monitoring solution.
Learn more