k6 Prometheus
Visualize k6 OSS results stored in Prometheus
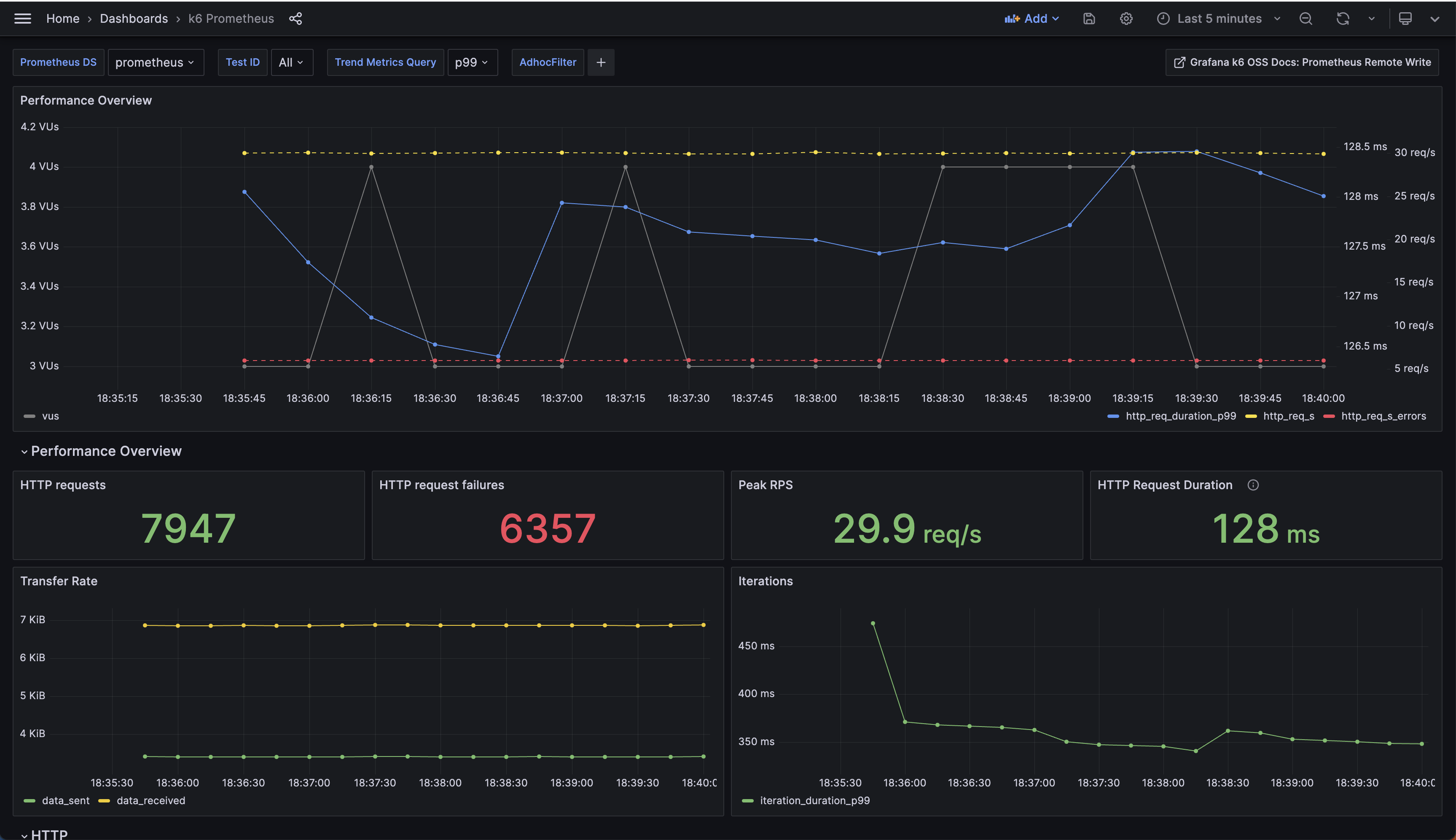
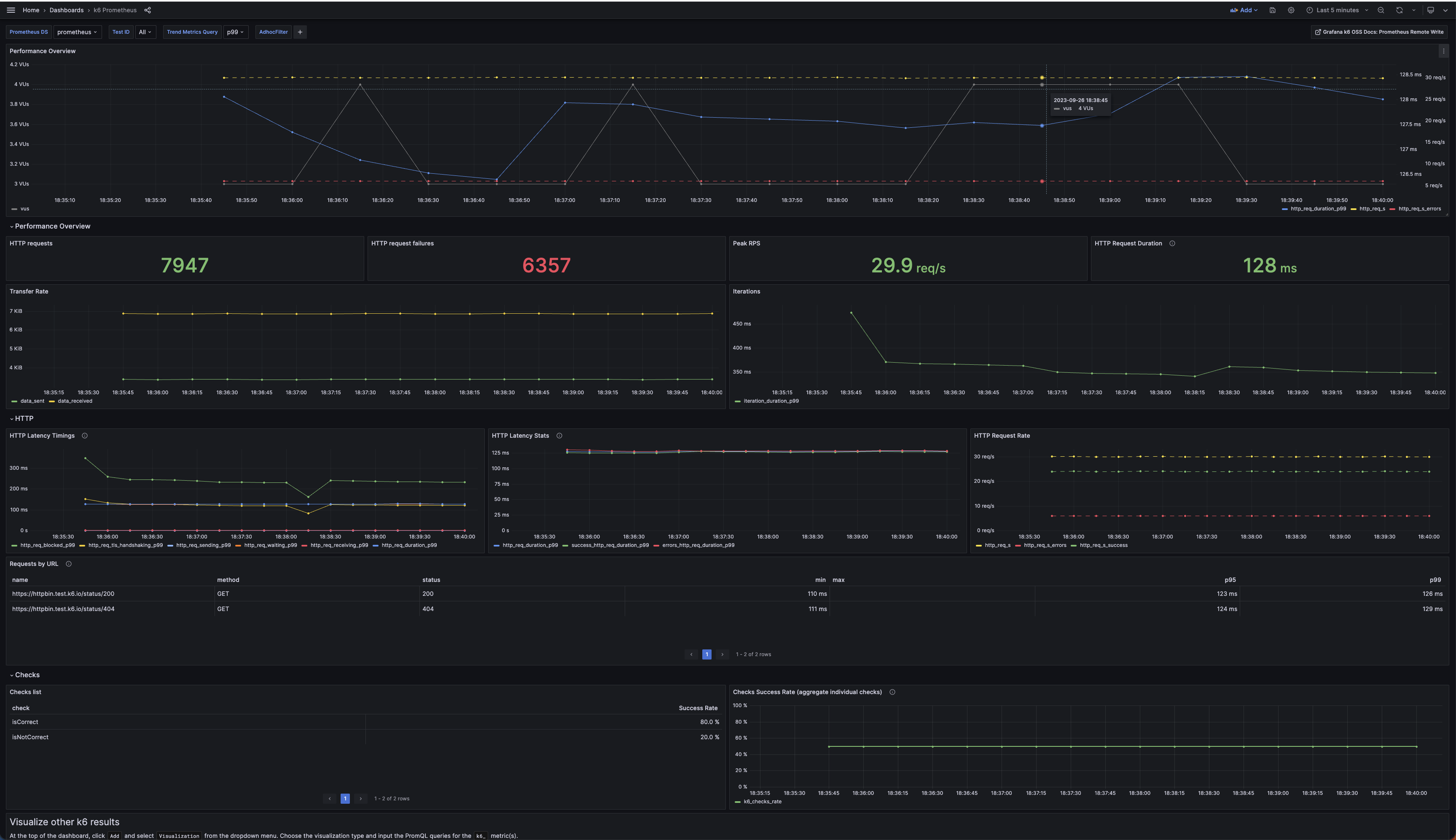
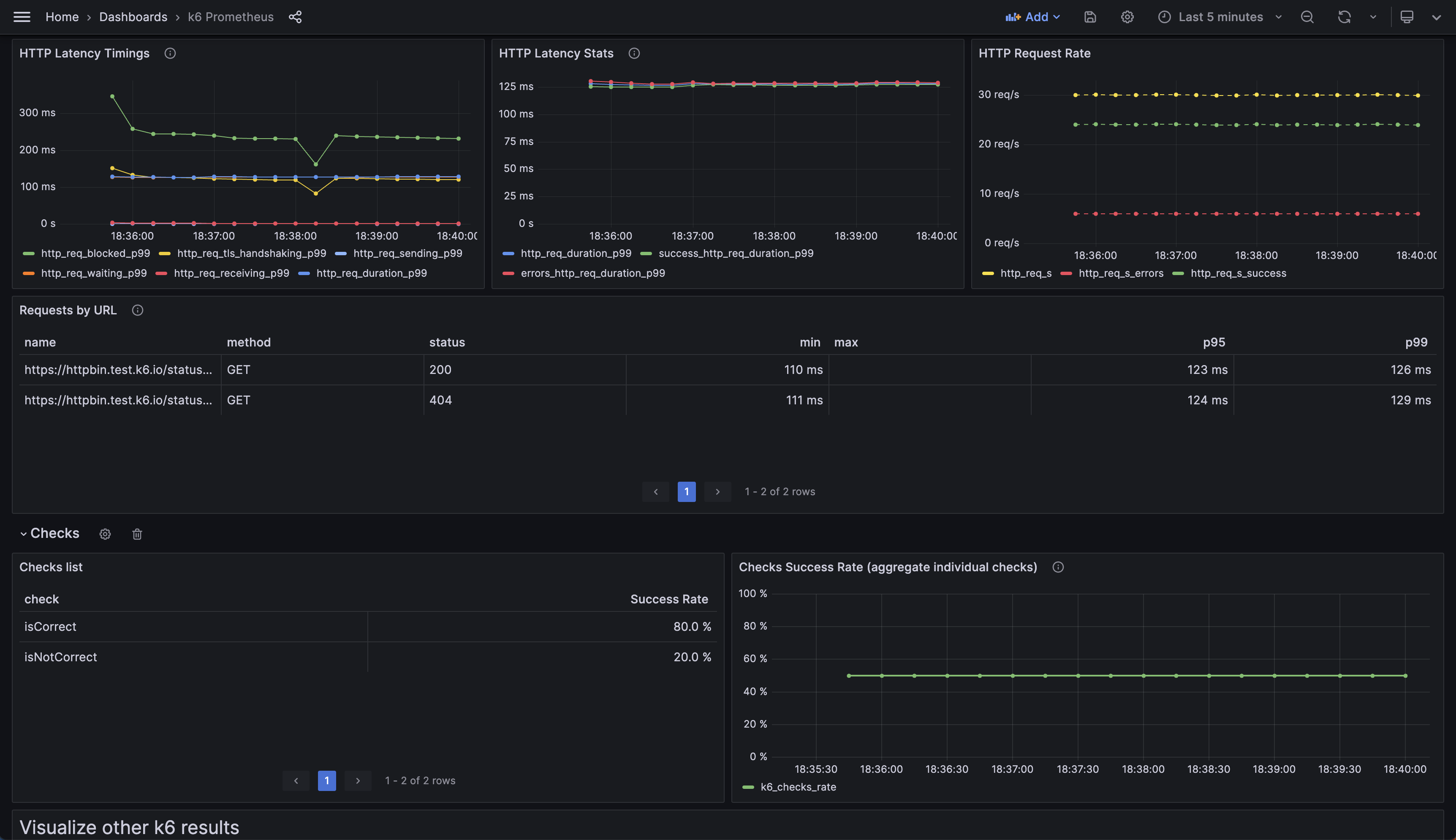
This is the “official” k6 Prometheus Dashboard provided by the Grafana k6 maintainers.
This dashboard queries k6 test result metrics stored in Prometheus. To send k6 metrics to a Prometheus instance, run k6 tests using the Prometheus Remote Write output option.
Use this dashboard if you have not exported the k6 trend metrics as native histograms. If you have, use the k6 Prometheus (Native Histograms) Dashboard.
Contributions welcome! Open a feature request, bug report, or PR in our Github repository. The source code of this dashboard is available here.
Data source config
Collector config:
Upload an updated version of an exported dashboard.json file from Grafana
| Revision | Description | Created | |
|---|---|---|---|
| Download |
Metrics Endpoint (Prometheus)
Easily monitor any Prometheus-compatible and publicly accessible metrics URL with Grafana Cloud's out-of-the-box monitoring solution.
Learn more