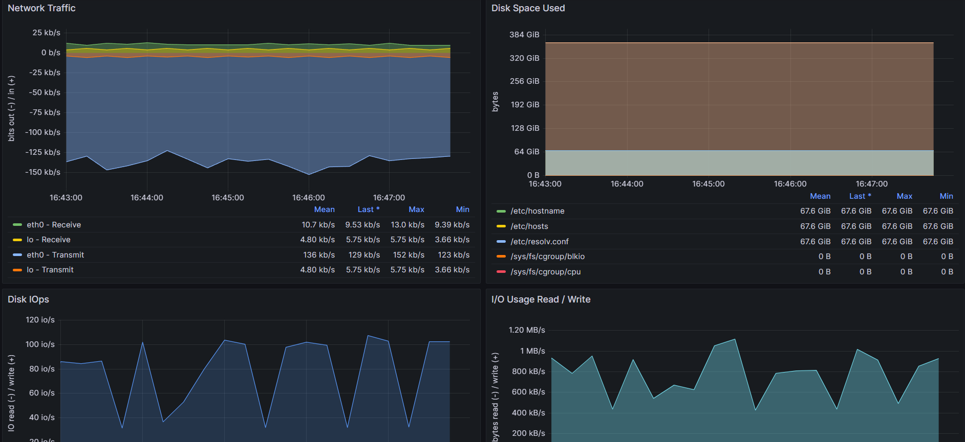
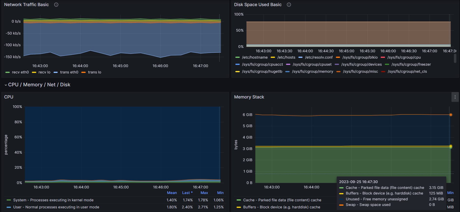
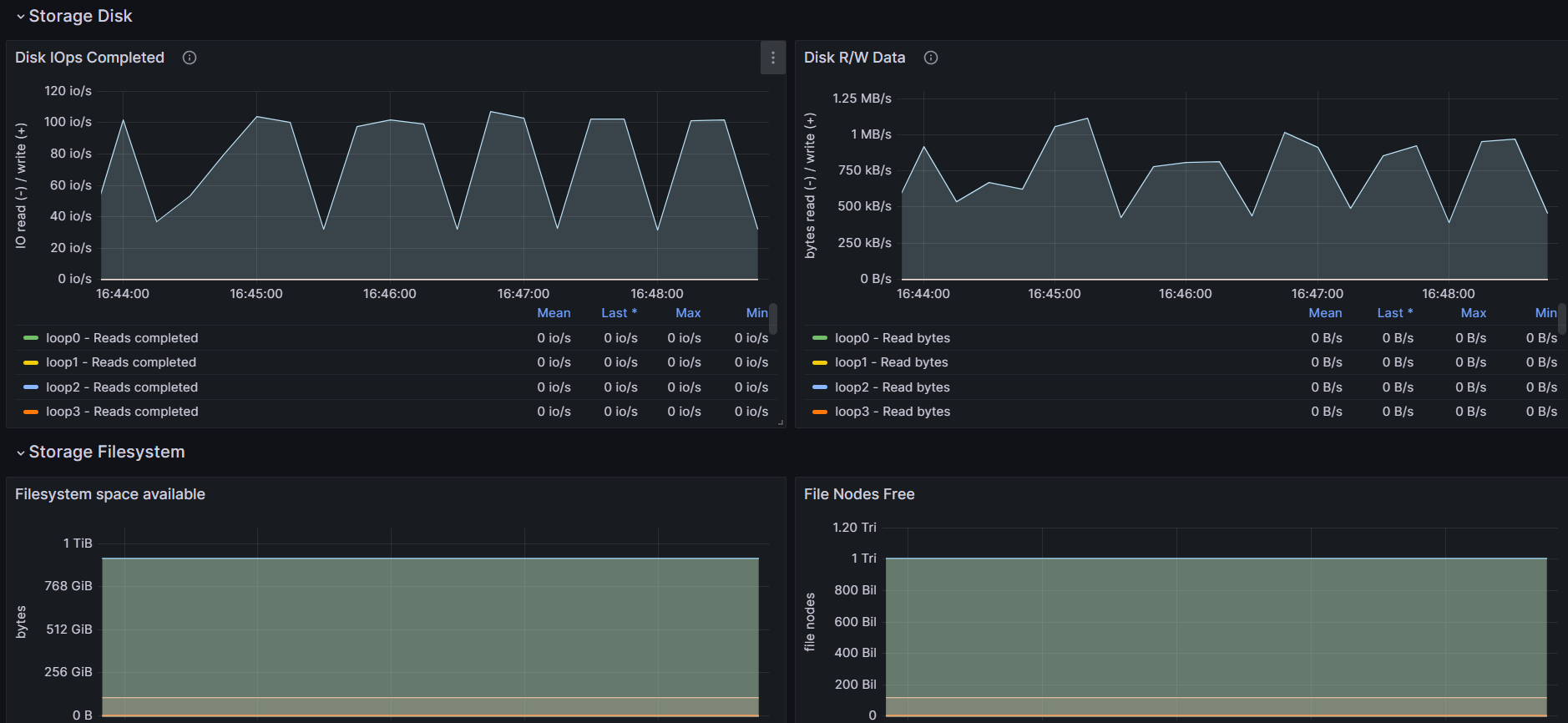
Node Exporter (Vector host_metrics)
Vector.dev host metrics compatible with node exporter dashboards.
vector.dev host metrics dashboard to support convenient but partial support of node exporter full
Additional configuration can be found at github
The dashboard project is hosted at github
References
Data source config
Collector config:
Upload an updated version of an exported dashboard.json file from Grafana
| Revision | Description | Created | |
|---|---|---|---|
| Download |
Linux Server
Monitor Linux with Grafana. Easily monitor your Linux deployment with Grafana Cloud's out-of-the-box monitoring solution.
Learn more