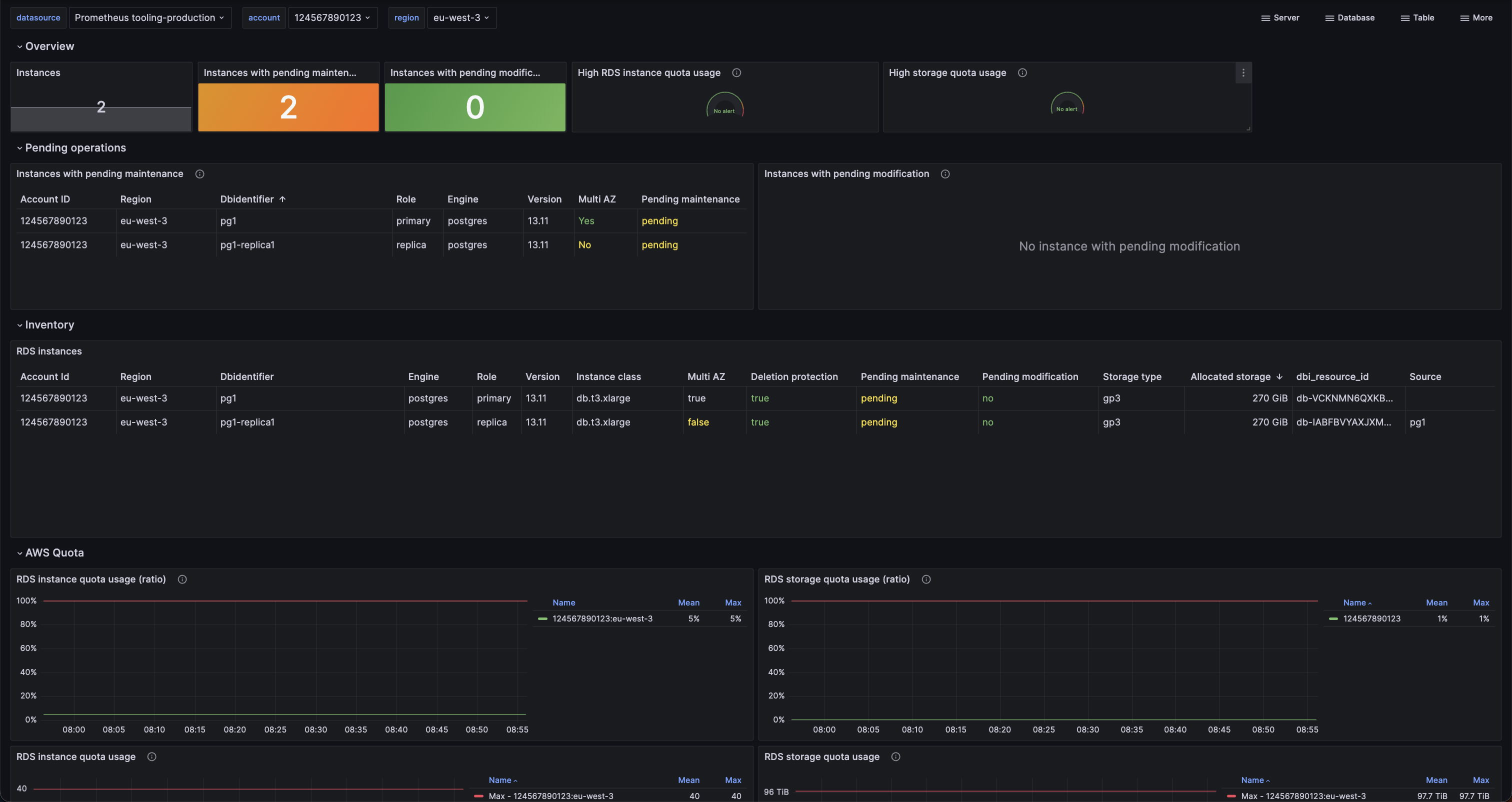
RDS instances
RDS instances inventory
Dashboard for AWS RDS with consolidated metrics, including:
- Pending maintenance and modified values
- AWS RDS quota uage
- Inventory
See more information at https://github.com/qonto/prometheus-rds-exporter
Installation
- Install https://github.com/qonto/prometheus-rds-exporter
- Import the dashboard
Data source config
Collector config:
Upload an updated version of an exported dashboard.json file from Grafana
| Revision | Description | Created | |
|---|---|---|---|
| Download |
