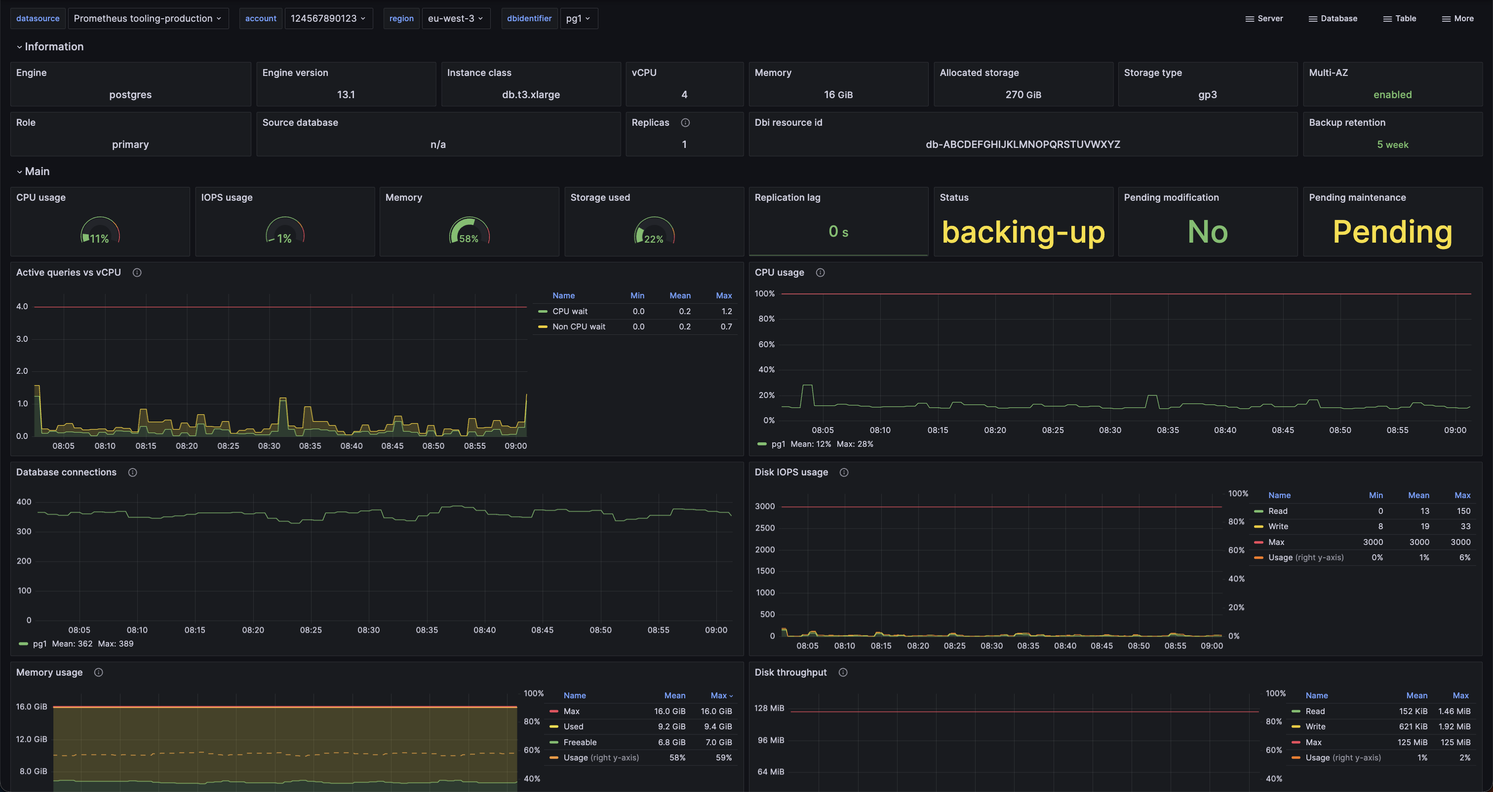
RDS instance
AWS RDS instance details
Dashboard for AWS RDS with consolidated metrics, including:
- CPU load and usage
- Disk IOPS and throughput ratio
- Disk usage overview
See more information at https://github.com/qonto/prometheus-rds-exporter
Installation
- Install https://github.com/qonto/prometheus-rds-exporter
- Import the dashboard
Data source config
Collector config:
Upload an updated version of an exported dashboard.json file from Grafana
| Revision | Description | Created | |
|---|---|---|---|
| Download |
