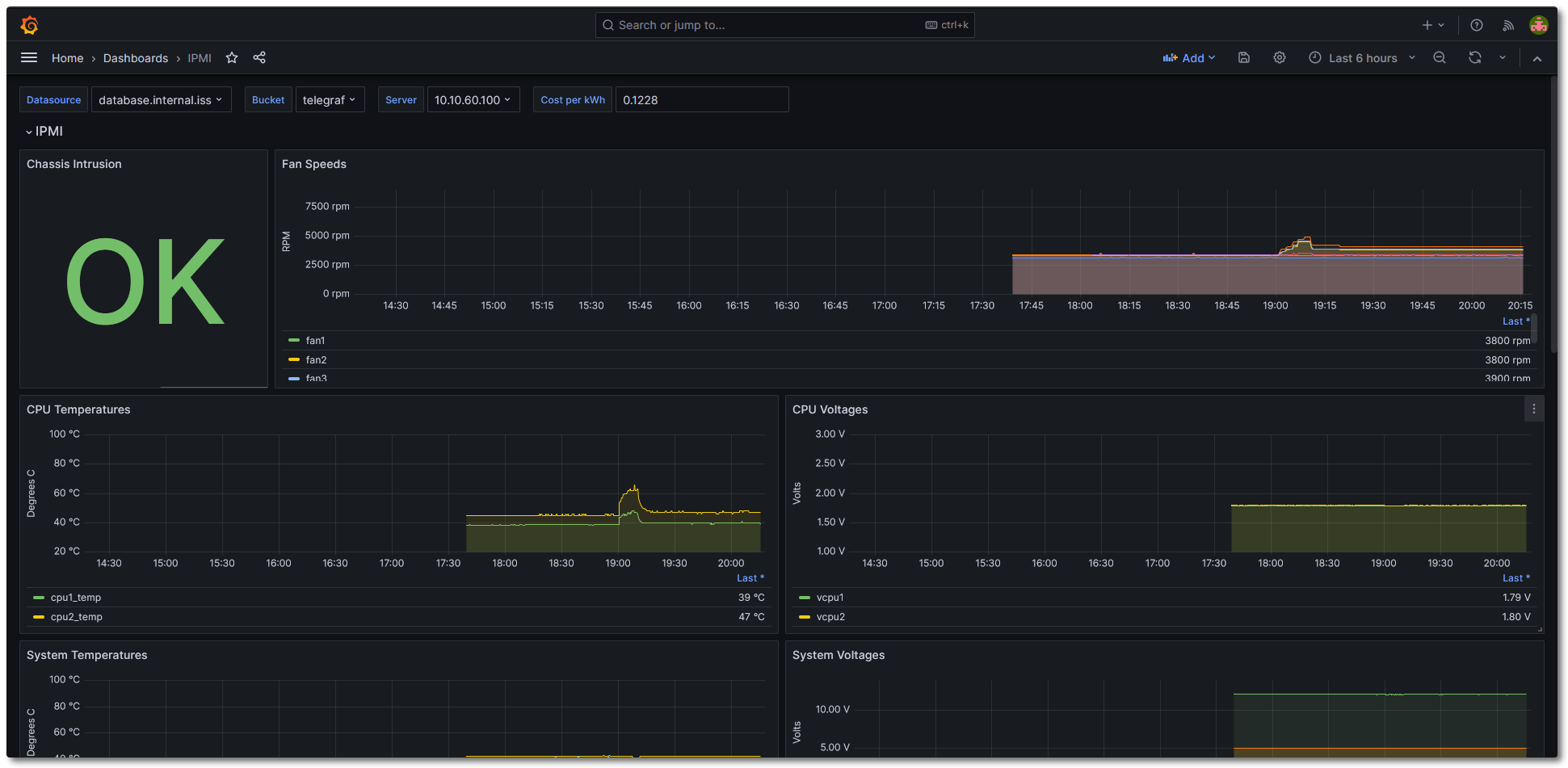
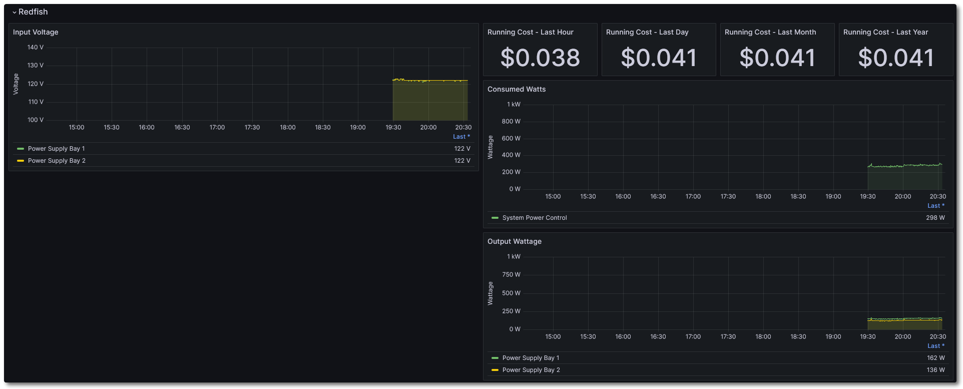
IPMI
IPMI Dashboard completely written in Flux. Written for SuperMicro systems w/ IPMI and/or Redfish.
Data source config
Collector config:
Upload an updated version of an exported dashboard.json file from Grafana
| Revision | Description | Created | |
|---|---|---|---|
| Download |
