Checkpoints, Buffers and WAL Usage
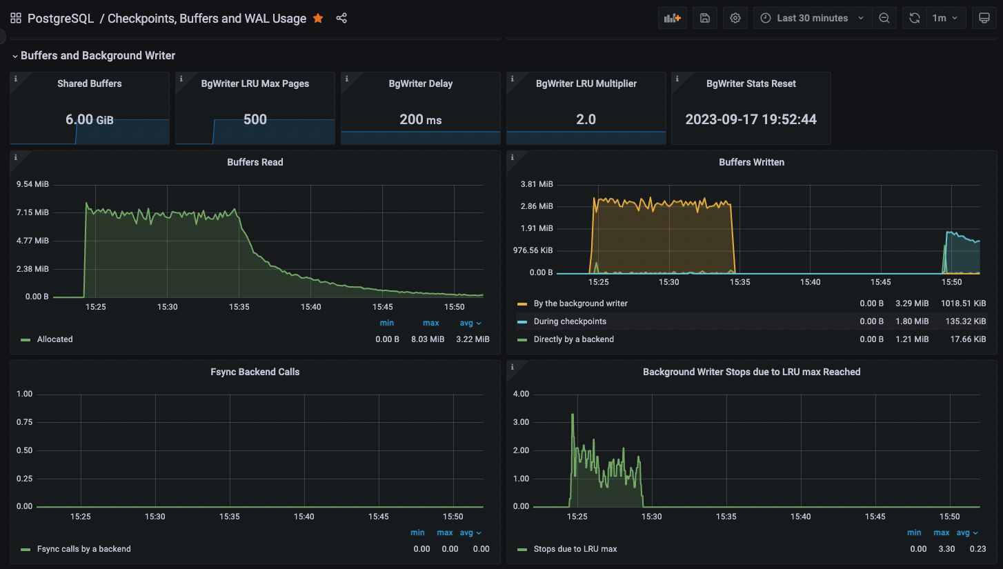
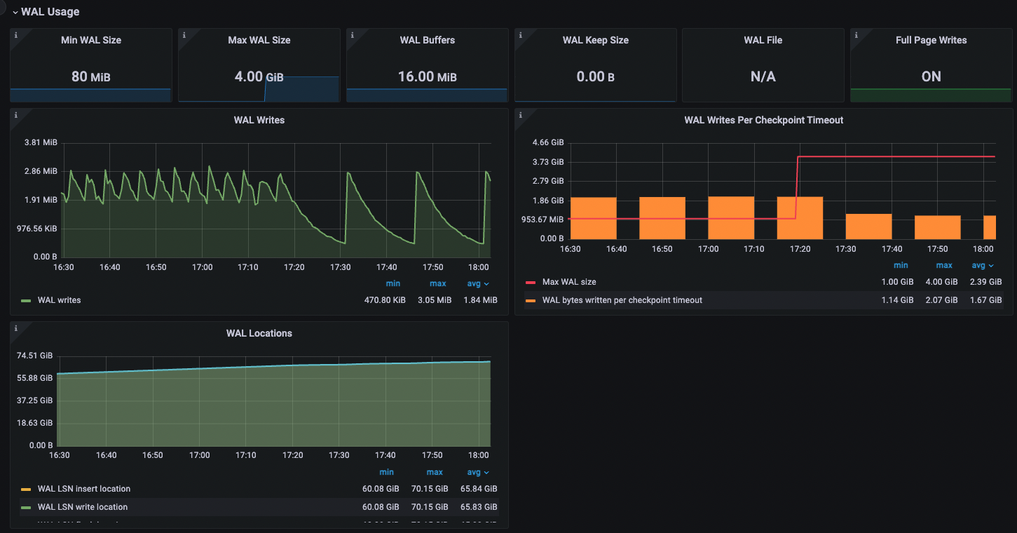
This dashboard for Percona Monitoring and Management (v2) has information on checkpoints, buffers and WAL usage for PostgreSQL.
This dashboard for Percona Monitoring and Management (v2) has information on checkpoints, buffers and WAL usage for PostgreSQL.
Data source config
Collector config:
Upload an updated version of an exported dashboard.json file from Grafana
| Revision | Description | Created | |
|---|---|---|---|
| Download |
