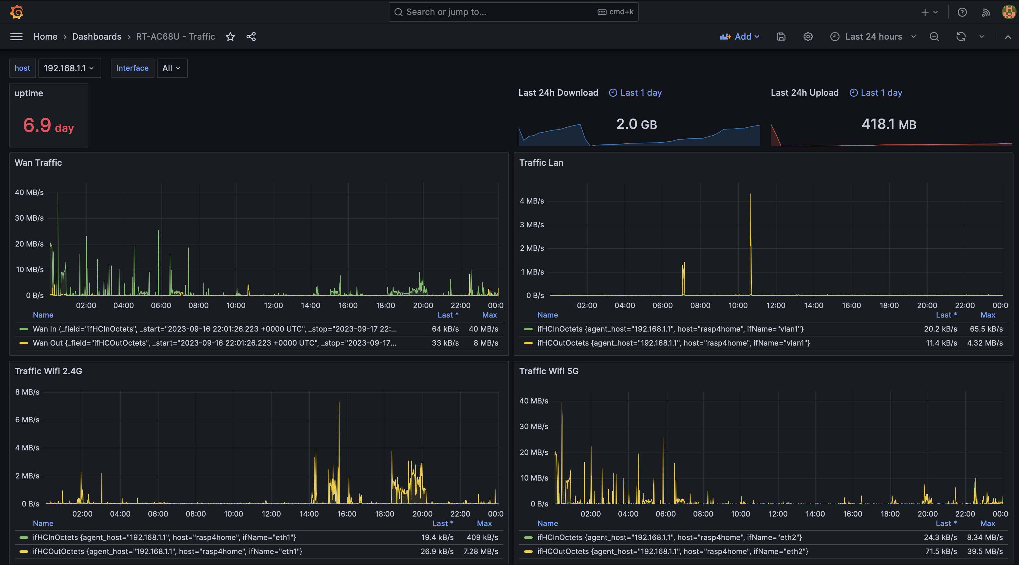
Router - Traffic - InfluxDB2 (Flux)
Monitor router's traffic on Lan, Wan, Wifi 2.4 & 5 Ghz
Dashboard which provides an overview for your router. The data is gathered by Telegraf over SNMP and is collected in a InfluxDB 2. collect metrics for :
- Wan in/out
- Lan in/out
- Wifi 2.4 / 5 Ghz
Router: Asus RT-AC68U
Collector type: Telegraf Collector plugins: snmp
Used docker images : Telegraf : 1.27.4 InfluxDb : 2.7.1 Grafana : 1.29.2
Data source config
Collector config:
Upload an updated version of an exported dashboard.json file from Grafana
| Revision | Description | Created | |
|---|---|---|---|
| Download |
