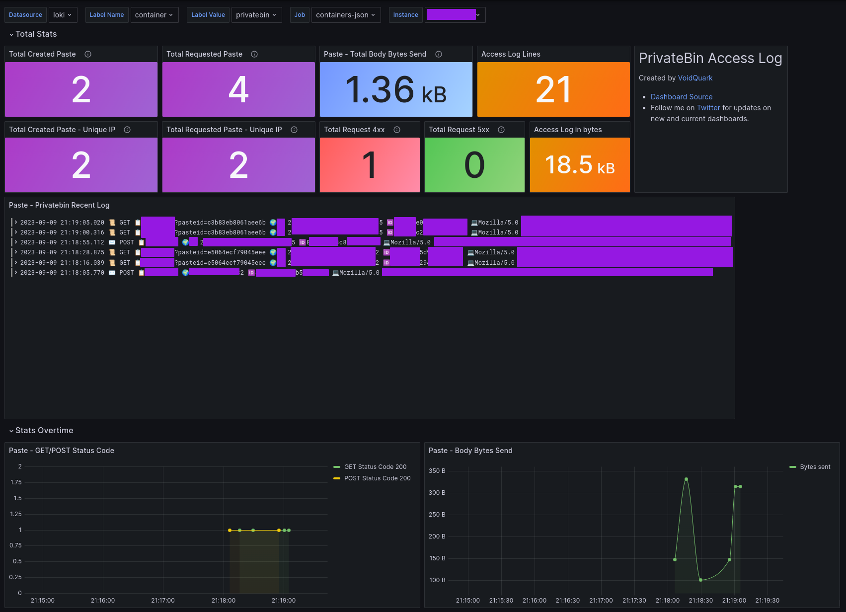
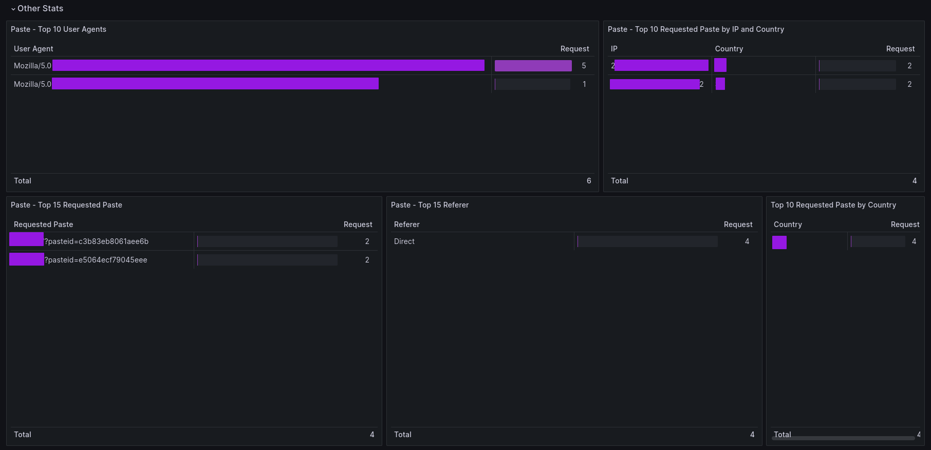
PrivateBin Access Log
Loki - PrivateBin NGINX JSON Access Log
PrivateBin Access Log
Visualize PrivateBin NGINX JSON Access Log for monitoring Paste statistics using promtail and loki.
How to use this dashboard with explanation in blog: PrivateBin NGINX Access Log ( What you need, Dashboard Features, NGINX Access log configuration, Promtail config).
Tested on RHEL9
Source Code
GitHub repo link: https://github.com/voidquark/grafana-dashboards
Author
Created by VoidQuark
Data source config
Collector config:
Upload an updated version of an exported dashboard.json file from Grafana
| Revision | Description | Created | |
|---|---|---|---|
| Download |
