Shelly Plug Power Usage
A dashboard to show power usage from a Shelly Plug
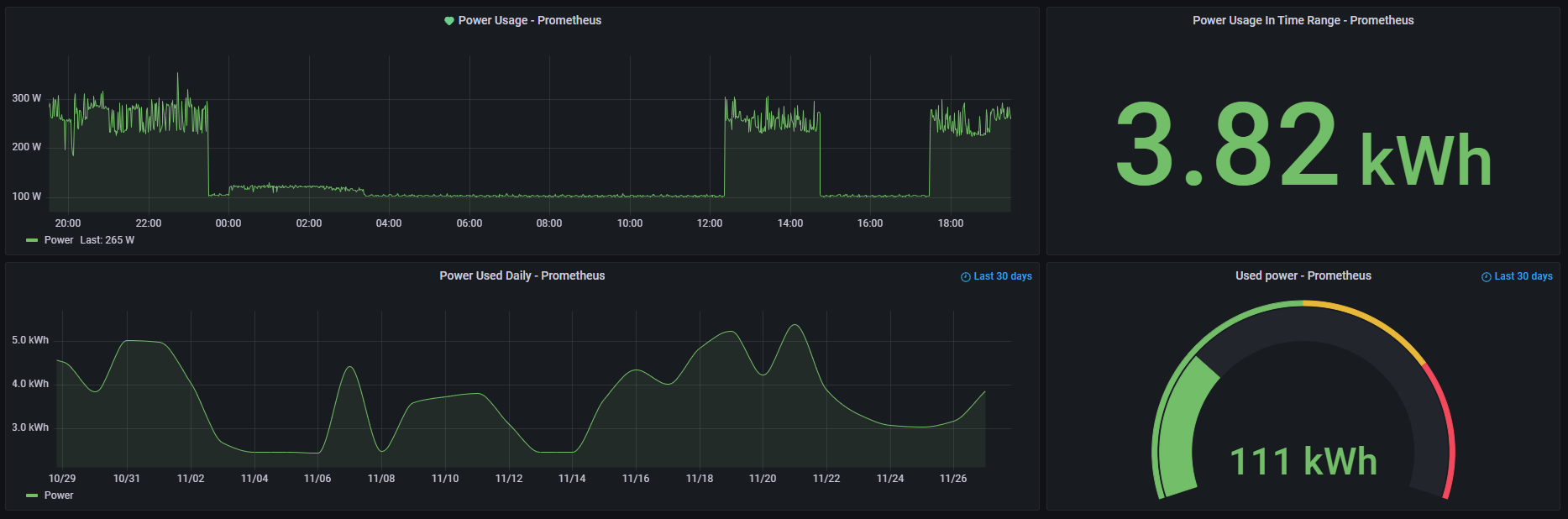
This dashboard visualizes data collected from a Shelly Plug.
To collect data from a Shelly Plug I have written and documented an exporter.
The screenshot shows all collected and visualized metrics.
(Temperature is only available on the Shelly Plug S)
You can take this as a base and change what you need to use it for something else.
Data source config
Collector config:
Upload an updated version of an exported dashboard.json file from Grafana
| Revision | Description | Created | |
|---|---|---|---|
| Download |
