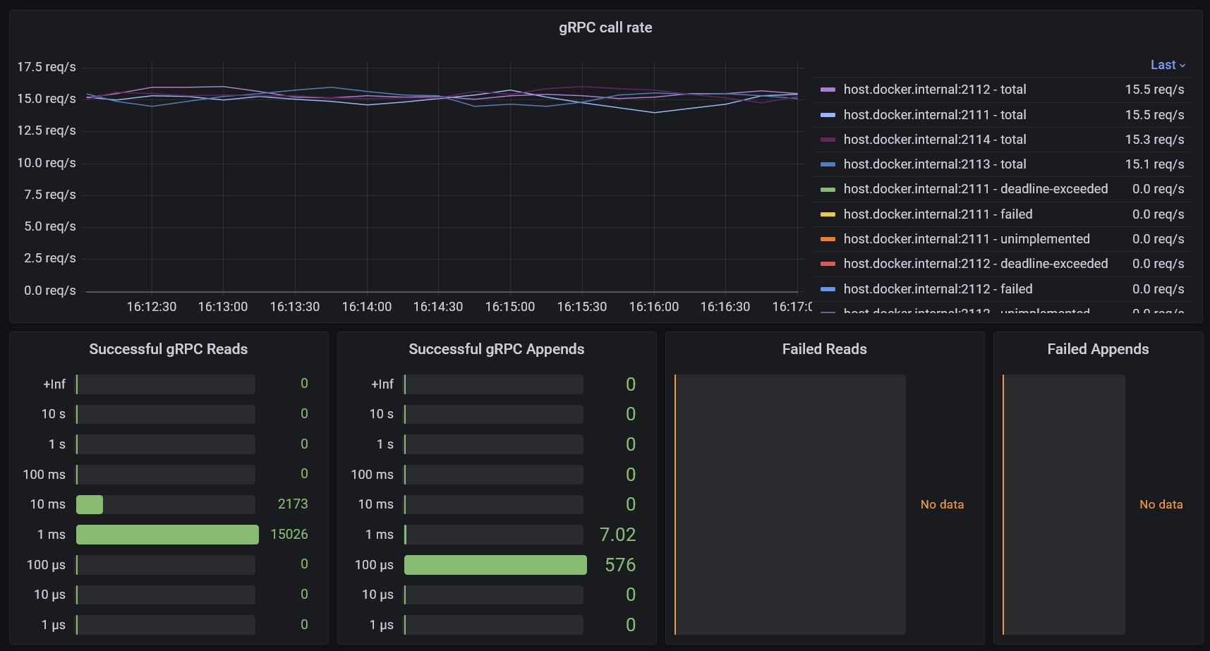
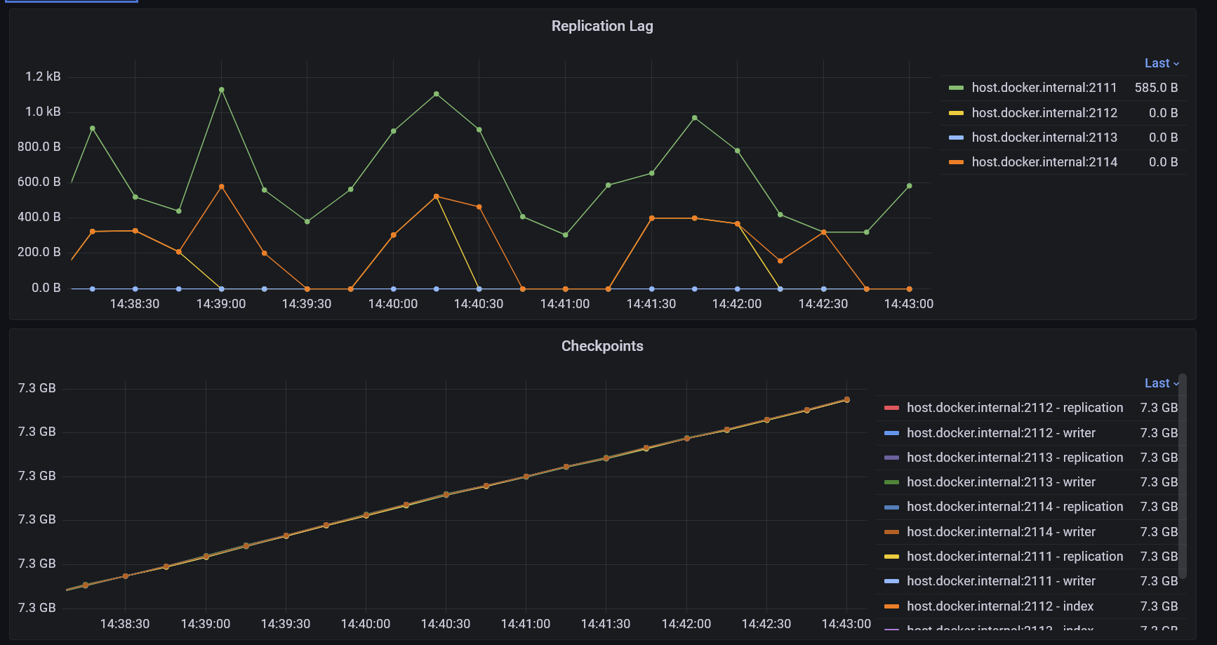
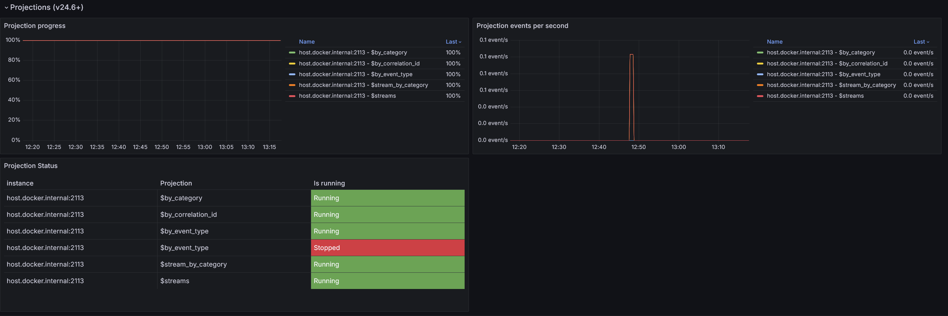
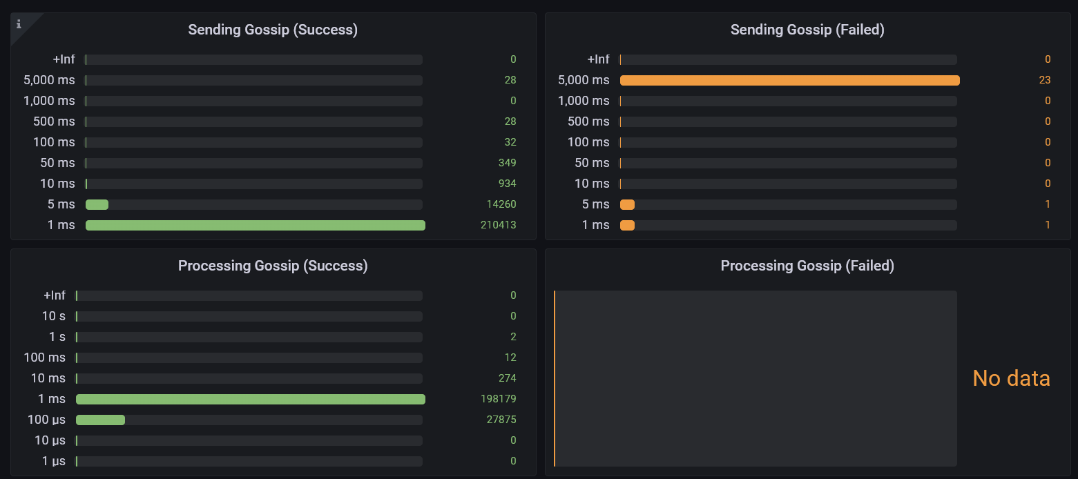
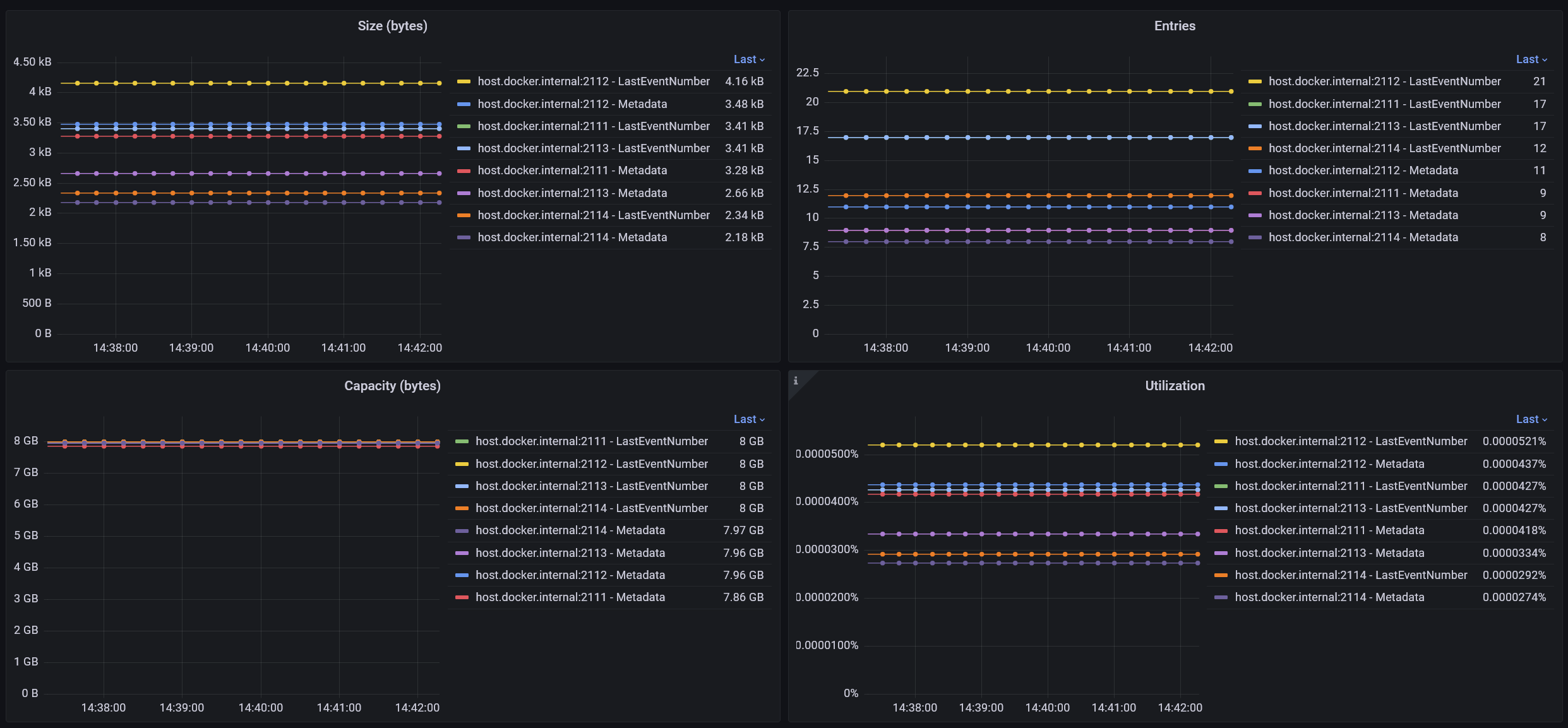
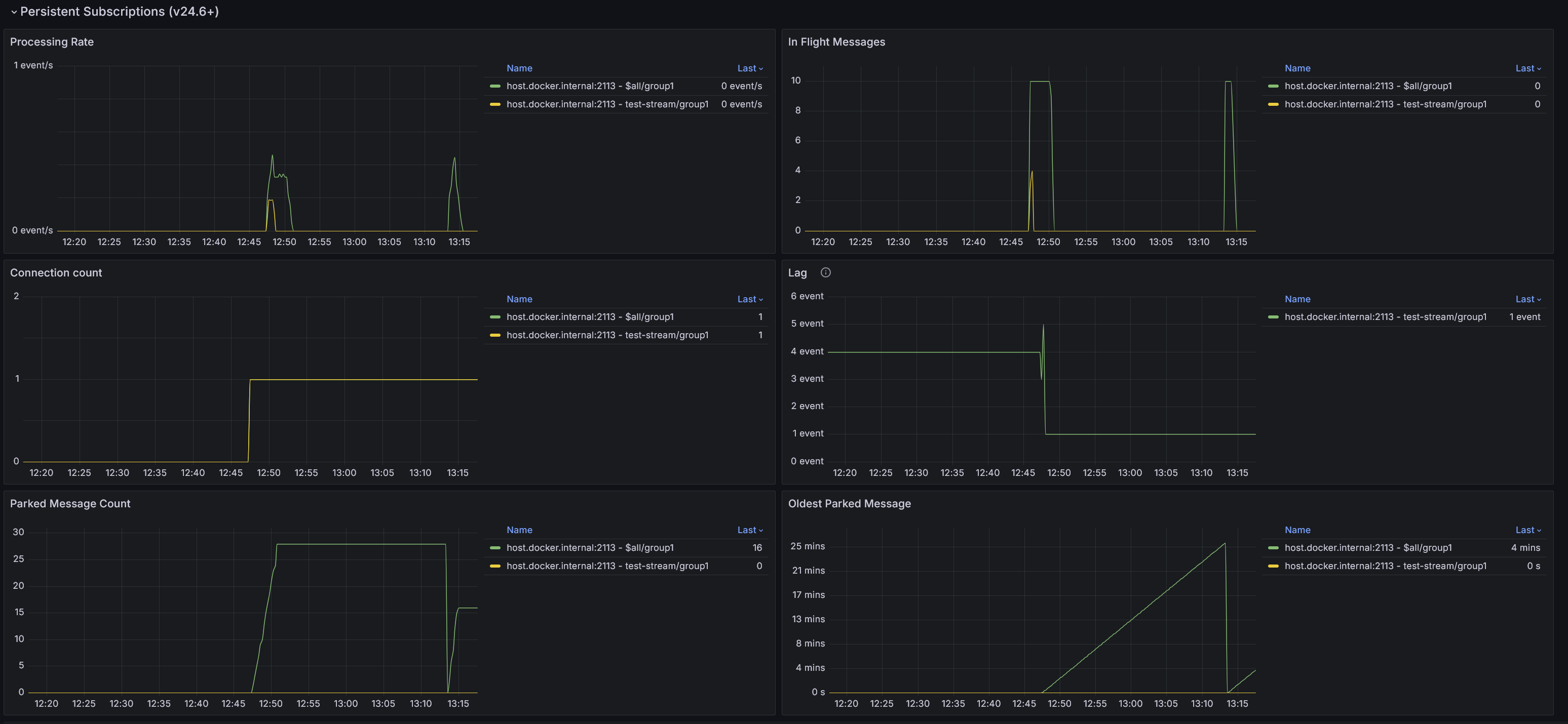
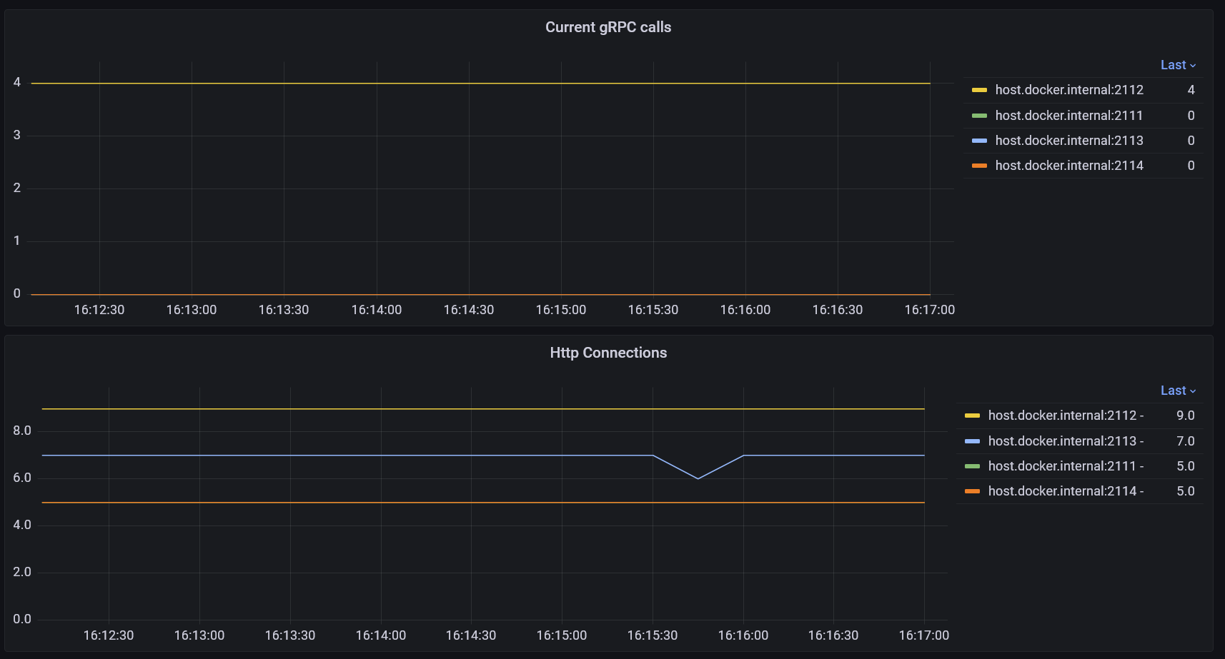
Eventstore Panels
These panels are not arranged into a functional dashboard.
These metrics can be scraped by prometheus directly from the /metrics endpoint of the EventStore nodes.
https://developers.eventstore.com/server/v24.10/diagnostics/metrics.html
Data source config
Collector config:
Upload an updated version of an exported dashboard.json file from Grafana
| Revision | Description | Created | |
|---|---|---|---|
| Download |
