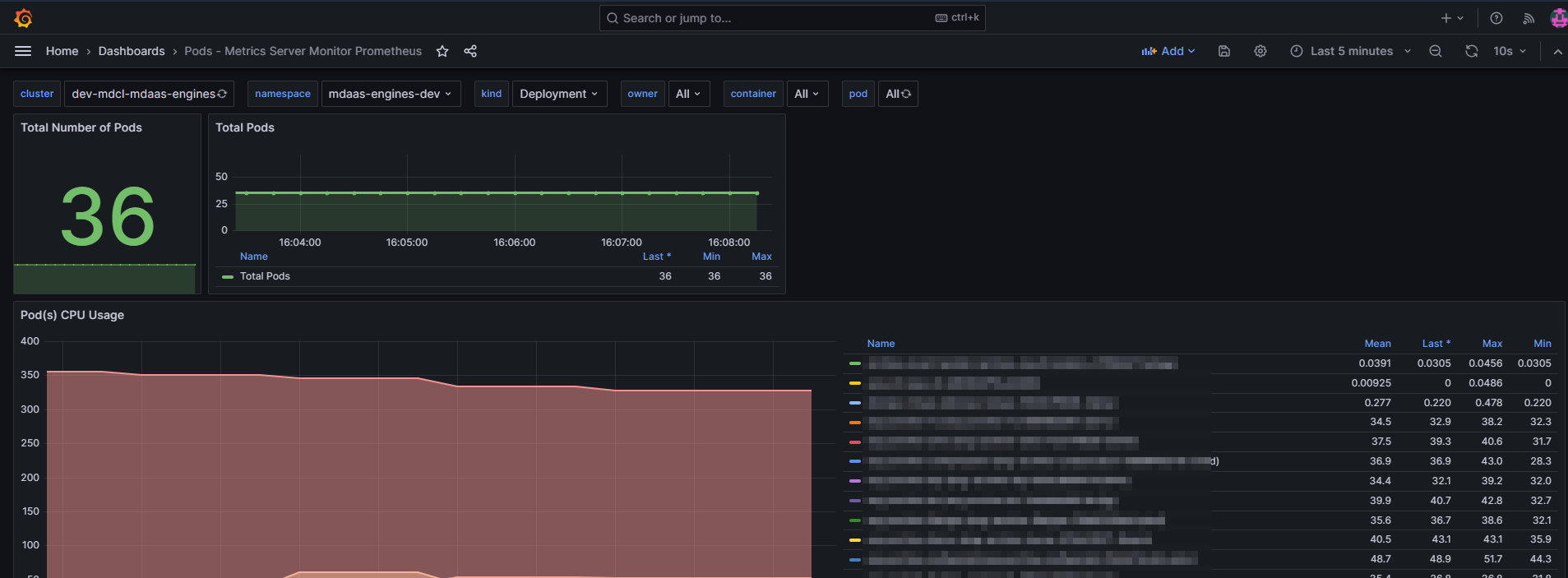
Pods - Metrics Server Monitor Prometheus
Container/node usage exporter that collects data from heapster/metrics-server using low resources. An alternative to prometheus/node_exporter.
You can refer to https://artifacthub.io/packages/helm/metrics-server-exporter/metrics-server-exporter
to provision metrics-server-exporter .
Data source config
Collector config:
Upload an updated version of an exported dashboard.json file from Grafana
| Revision | Description | Created | |
|---|---|---|---|
| Download |
Metrics Endpoint (Prometheus)
Easily monitor any Prometheus-compatible and publicly accessible metrics URL with Grafana Cloud's out-of-the-box monitoring solution.
Learn more