OpenTelemetry APM
A language-agnostic application performance management(APM) with OpenTelemetry, Grafana, and Prometheus.
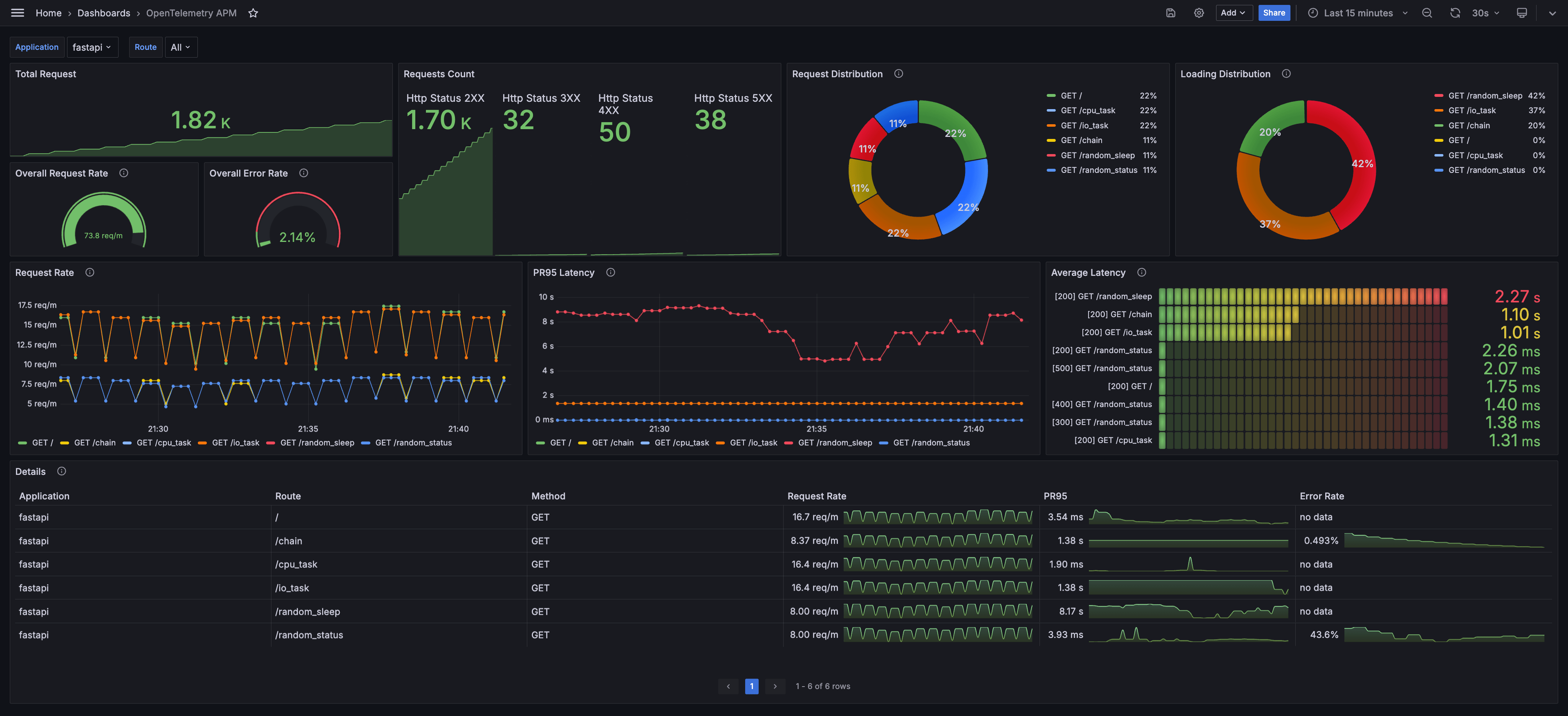
Monitoring application performance with OpenTelemetry SDK, OpenTelemetry Collector, Prometheus, and Grafana:
- OpenTelemetry SDK: Generate traces and push them to OpenTelemetry Collector with automatic instrumentation
- OpenTelemetry Collector: Receive traces and process them to metrics with Span Metrics Connector
- Prometheus: Scrape metrics from OpenTelemetry Collector
- Grafana: Visualize metrics
Check more details on the GitHub repository: OpenTelemetry Application Performance Management.
Data source config
Collector config:
Upload an updated version of an exported dashboard.json file from Grafana
| Revision | Description | Created | |
|---|---|---|---|
| Download |
