Windows Host

Windows Host Metrics.... influxdb v2...

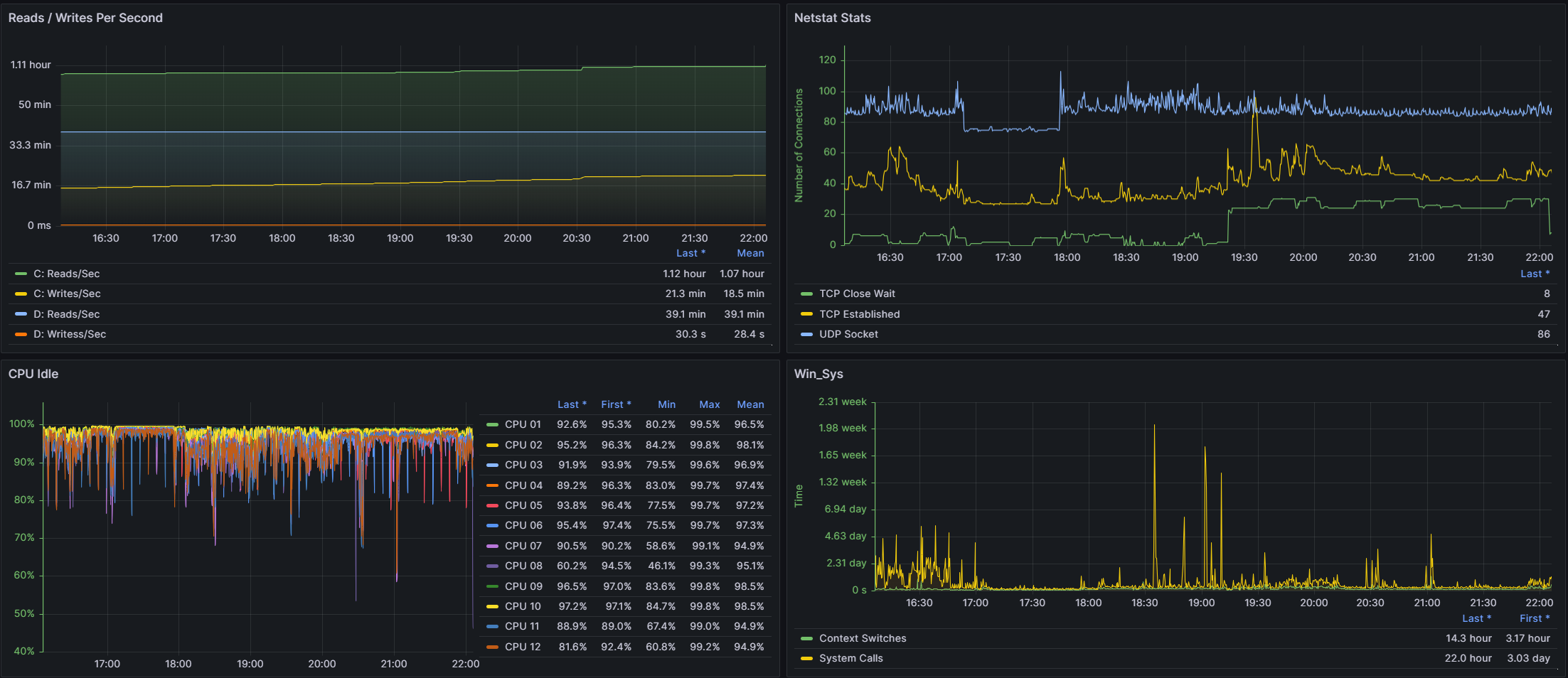
Windows Host screenshot 1
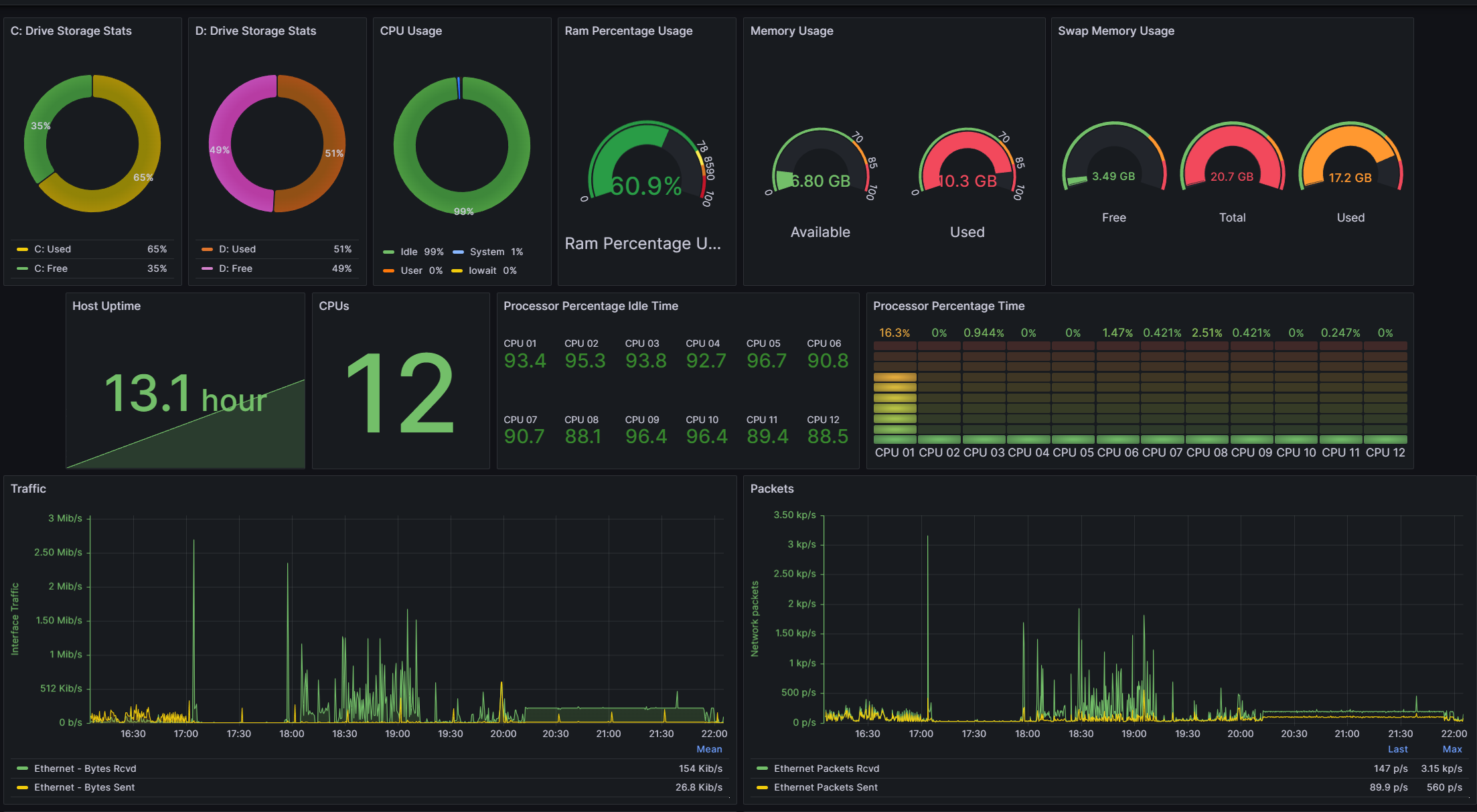
Windows Host screenshot 2
The Windows Host dashboard uses the influxdb data source to create a Grafana dashboard with the bargauge, gauge, piechart, stat and timeseries panels.
Revisions
RevisionDescriptionCreated
Windows

Windows

by Grafana Labs
Grafana Labs solution

Easily monitor your deployment of the Windows operating system with Grafana Cloud's out-of-the-box monitoring solution.

Learn more

Get this dashboard

Import the dashboard template

or

Download JSON

Datasource
Dependencies