Blackbox Exporter
Prometheus Blackbox Exporter Overview
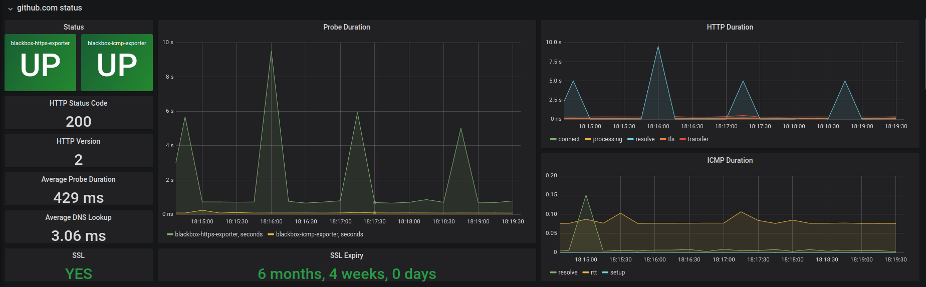
Blackbox Exporter dashboard details about each type of endpoint (DNS, HTTP, ICMP)
Data source config
Collector config:
Upload an updated version of an exported dashboard.json file from Grafana
| Revision | Description | Created | |
|---|---|---|---|
| Download |
