z/VM Multi-System Overview

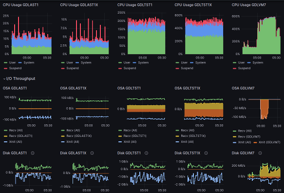
z/VM Multi-System Overview screenshot 1
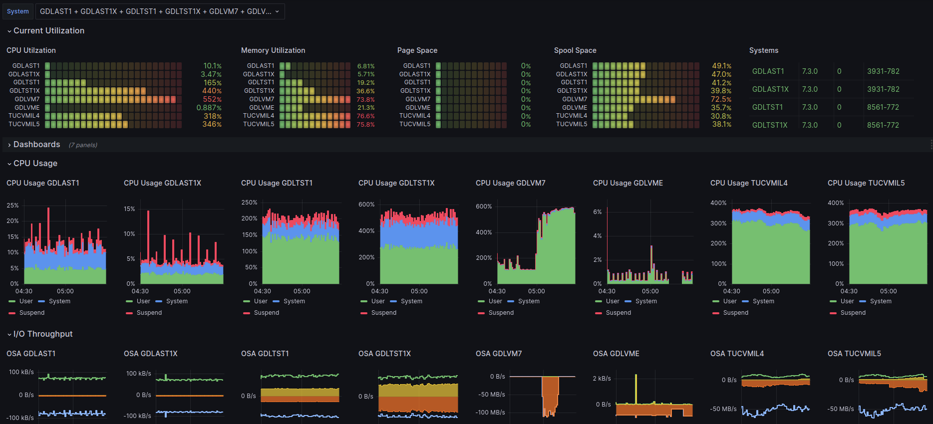
z/VM Multi-System Overview screenshot 2
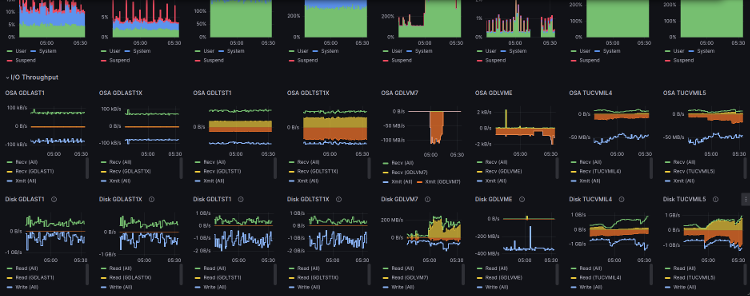
z/VM Multi-System Overview screenshot 3

The dashboard is intended to provide an overview of multiple z/VM® systems in a single dashboard, not necessarily restricted to the same Single System Image (SSI). For each of the selected z/VM systems, the dashbooard shows CPU, memory, network and disk I/O metrics.

Installations running multiple z/VM systems may find this dashboard a convenient home screen to start investigation of system performance.

This dashboard is licensed by IBM under the Apache 2.0 License and is provided ‘as is’ without warranty, representation, support, maintenance or an obligation to issue updates.

Revisions
RevisionDescriptionCreated

Get this dashboard

Import the dashboard template

or

Download JSON

Datasource
Dependencies