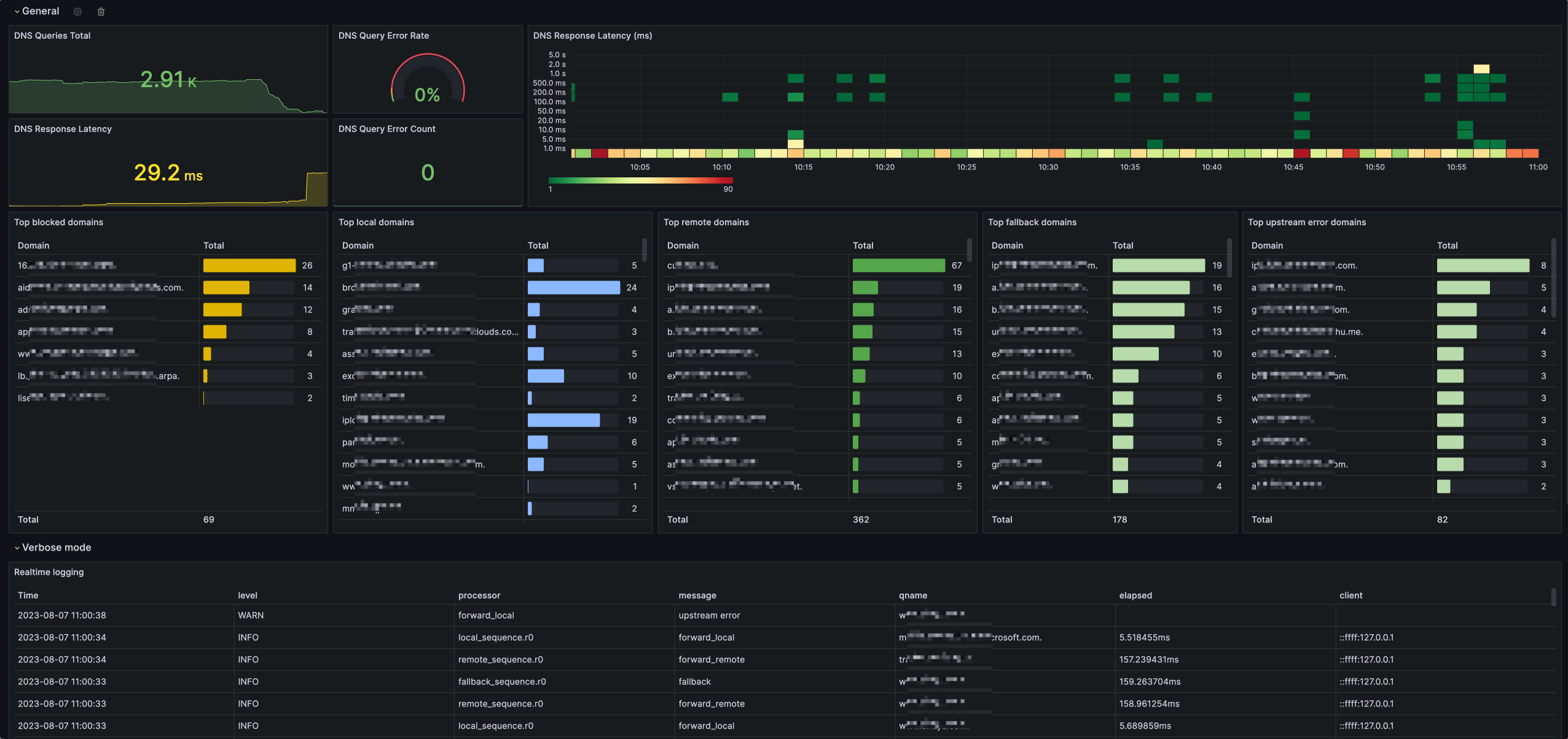
mosdns v5
Use offical mosdns prometheus and custom parsed logging file with configured file, detail https://gist.github.com/icyleaf/e98093f673b4b2850226db582447175a
Data source config
Collector config:
Upload an updated version of an exported dashboard.json file from Grafana
| Revision | Description | Created | |
|---|---|---|---|
| Download |
