Raspberry Pi & Docker Monitoring - VEF
Dashboard with details of the containers and host metrics for Raspberry Pi, based from work of Oijkn.
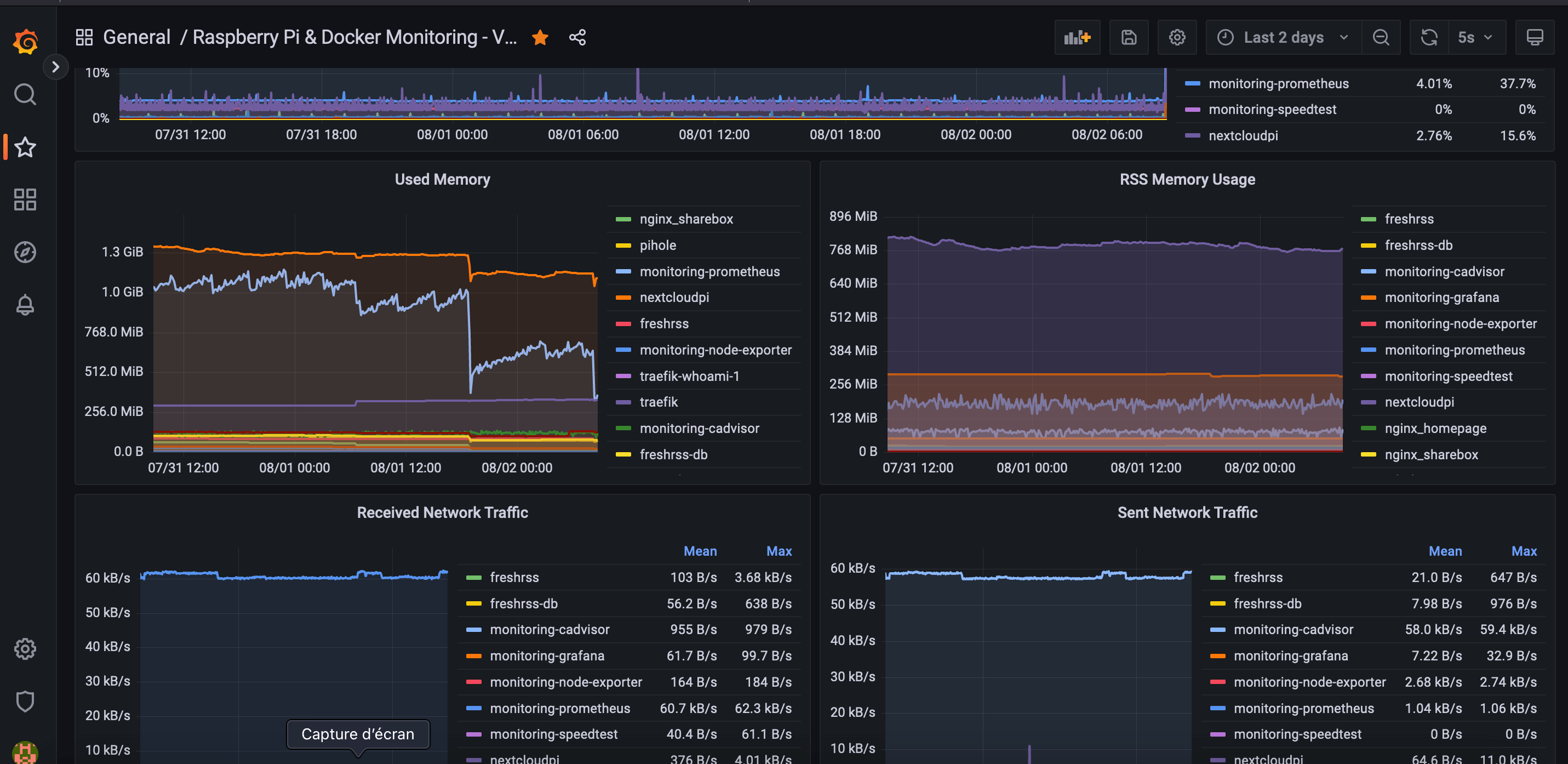
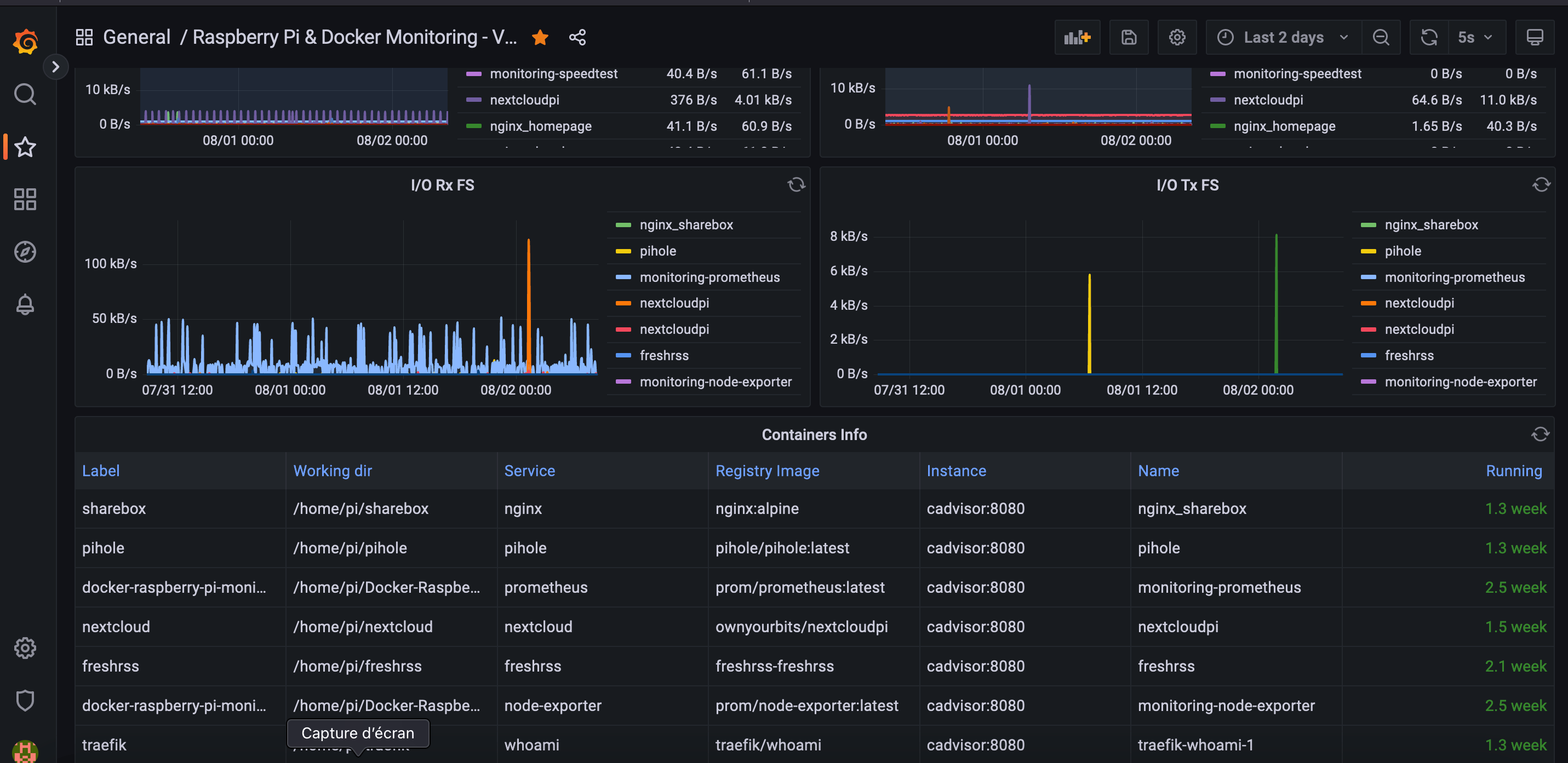
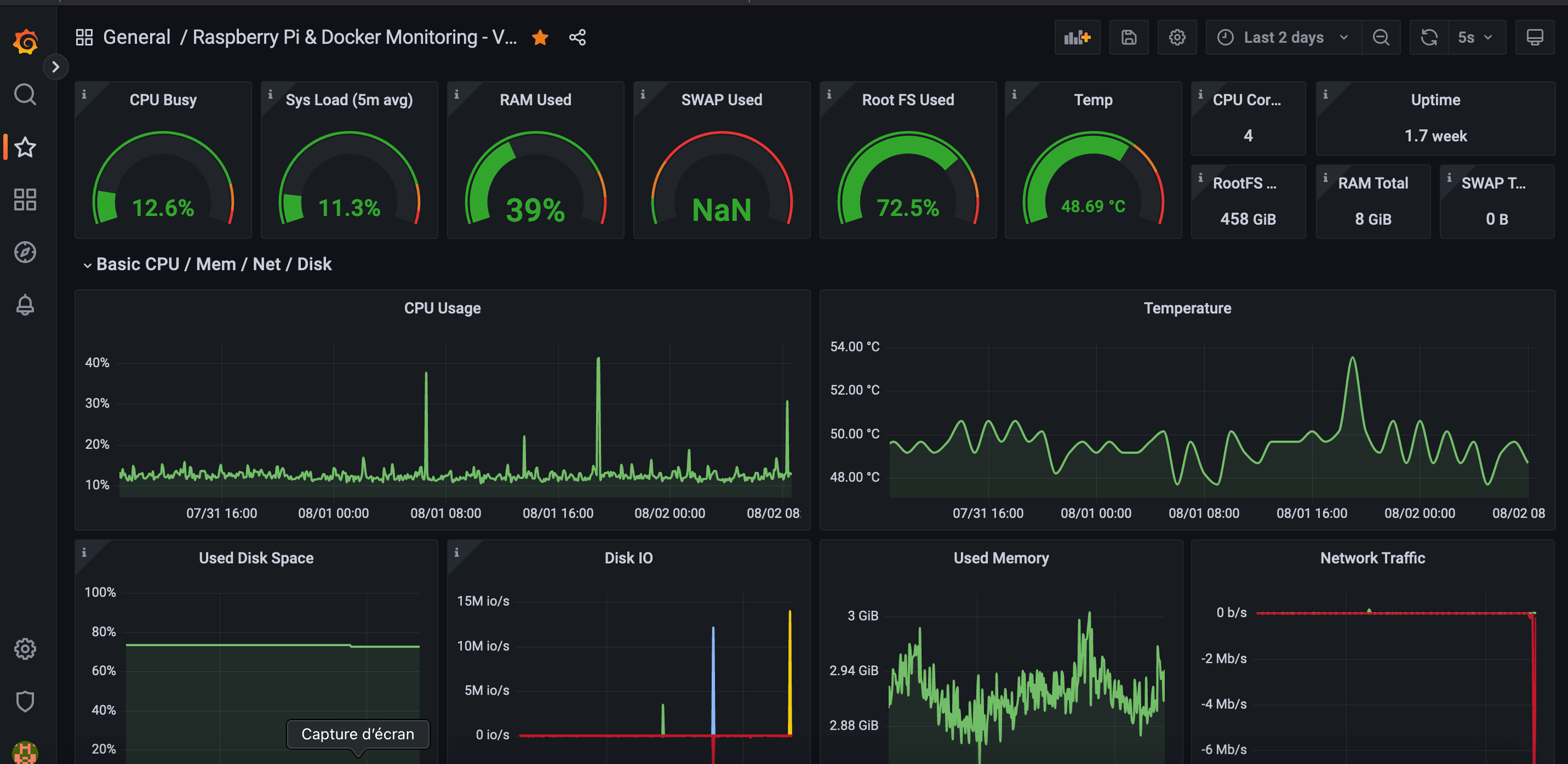
This dashboard show informations about Raspberry Pi System and Docker containers.
Slightly rework from https://github.com/oijkn/Docker-Raspberry-PI-Monitoring / https://grafana.com/grafana/dashboards/15120-raspberry-pi-docker-monitoring/
This work is part of a blog post to show how reverse proxy a self hosted grafana service behind a traefik proxy.
More info here https://emilien-foissotte.github.io/posts/2023/07/personal-drive/
Data source config
Collector config:
Upload an updated version of an exported dashboard.json file from Grafana
| Revision | Description | Created | |
|---|---|---|---|
| Download |
Docker
Easily monitor Docker with Grafana Cloud's out-of-the-box monitoring solution.
Learn more