Subquery-indexer-Heartbeat

Subquery indexer Heartbeat

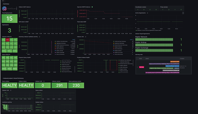
Subquery-indexer-Heartbeat screenshot 1

Subquery Indexer Toolkit (aka Swiss Kinfe)

Objective of the project: Provide a reliable and convenient environment for indexer owners and the opportunity to learn about the problem in a timely manner

What is it, what does it consist of? The tool contains everything you need to index, monitor and properly access for you from any device

The solution is based on

  • Postgres
  • Subquerynetwork/indexer-coordinator
  • Redis
  • Subquerynetwork/indexer-proxy
  • Trafik
  • Grafana
  • Node exporter
  • Additional friendly exporters
  • Wireguard

Is it opensource? Can i check? Yep. The solution was created by indexers for indexers in order to improve the quality of work of indexers https://github.com/web3cdnservices/subquery-indexer-toolkit/blob/master/README.md

What will I get after installation?

  • Fully prepared server for indexing with featured metrics
  • Secure access yo your coordinator panel via any device (pc,phone,etc)
  • Secure access to monitoring & Alerting


Read more: https://forum.subquery.network/t/indexer-toolkit/484

Github: https://github.com/web3cdnservices/subquery-indexer-toolkit

Revisions
RevisionDescriptionCreated

Get this dashboard

Import the dashboard template

or

Download JSON

Datasource
Dependencies