Clickhouse Load Testing Results k6.io
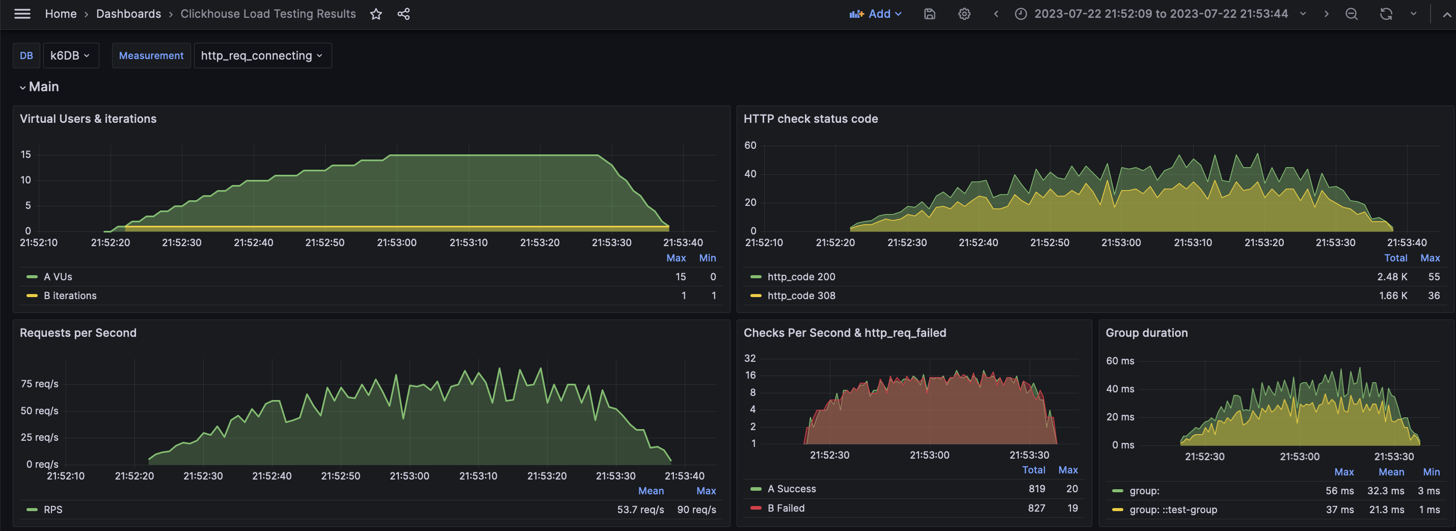
A dashboard for visualizing results from the k6.io load testing tool, using the ClickHouse exporter
The dashboard to visualize load testing results of the k6 load testing tool. For work use xk6-output-clickhouse plugin .
Data source config
Collector config:
Upload an updated version of an exported dashboard.json file from Grafana
| Revision | Description | Created | |
|---|---|---|---|
| Download |
ClickHouse
Monitor ClickHouse with Grafana. Easily keep tabs on your instance or cluster with Grafana Cloud's out-of-the-box monitoring solution.
Learn more