Prometheus All Metrics
Almost all internal Prometheus metrics
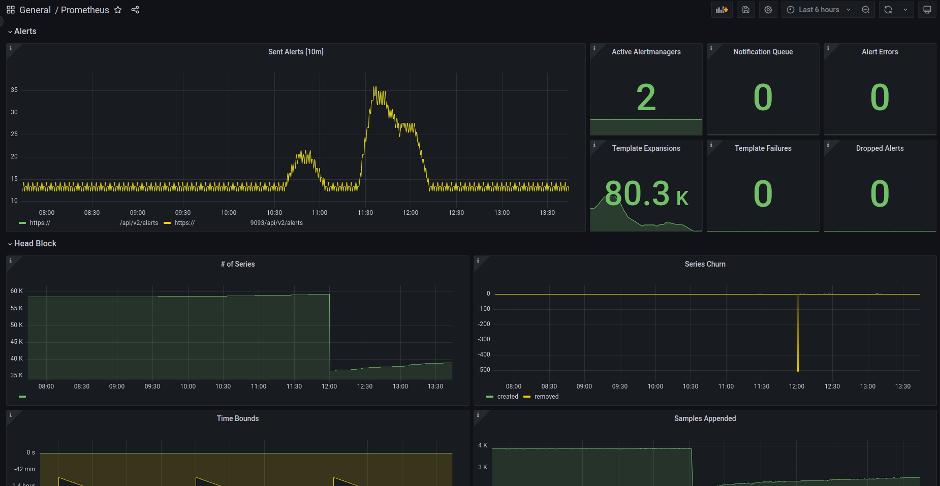
This dashboard includes panels for almost all internal Prometheus metrics.
Tested on Prometheus 2.44.0
Source code is available on https://github.com/Raiffeisen-DGTL/observability
Data source config
Collector config:
Upload an updated version of an exported dashboard.json file from Grafana
| Revision | Description | Created | |
|---|---|---|---|
| Download |
Metrics Endpoint (Prometheus)
Easily monitor any Prometheus-compatible and publicly accessible metrics URL with Grafana Cloud's out-of-the-box monitoring solution.
Learn more