ASP.NET Core | System overview
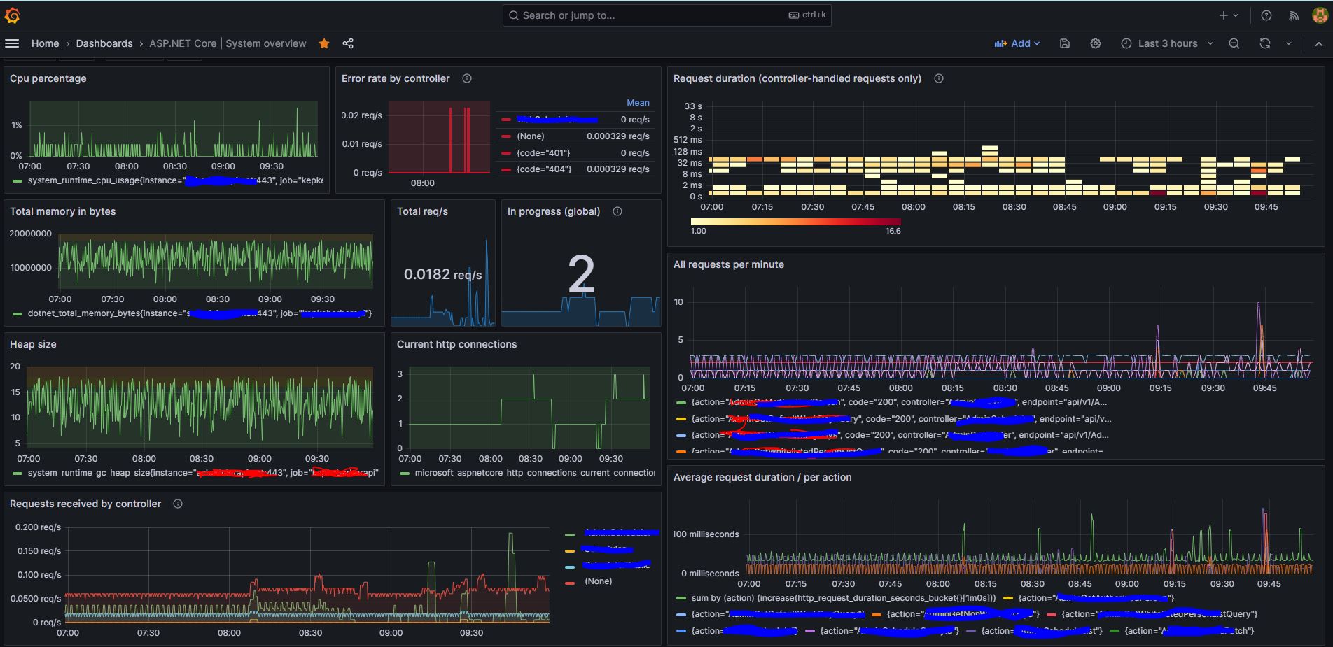
Basic measurements of request handling using data from prometheus-net middleware
Data source config
Collector config:
Upload an updated version of an exported dashboard.json file from Grafana
| Revision | Description | Created | |
|---|---|---|---|
| Download |
