Web application observer
Hi care application monitoring with grafana cloud
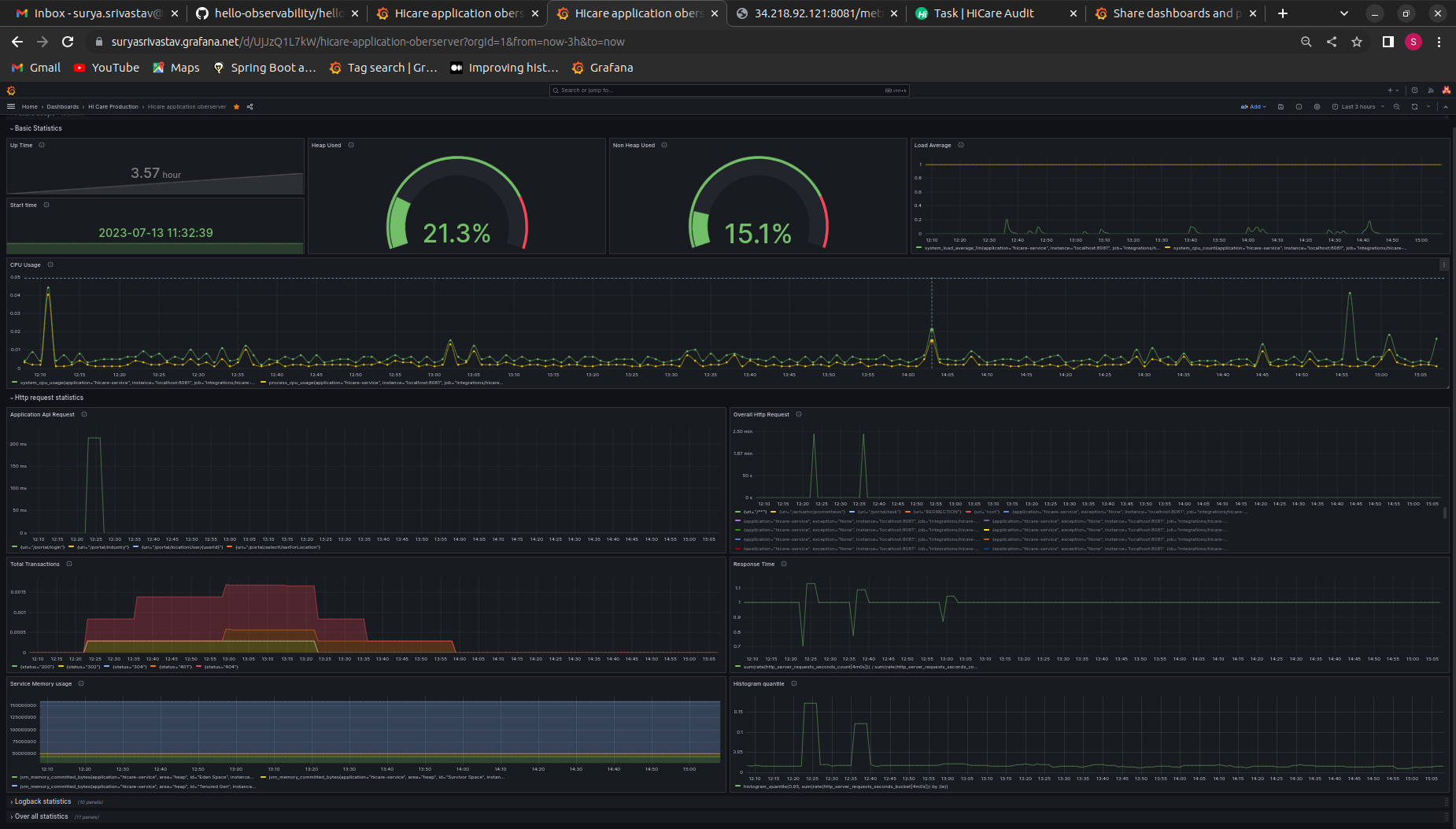
Application monitoring with grafana cloud
build a centralized dashboard to monitoring application at one place
Data source config
Collector config:
Upload an updated version of an exported dashboard.json file from Grafana
| Revision | Description | Created | |
|---|---|---|---|
| Download |
