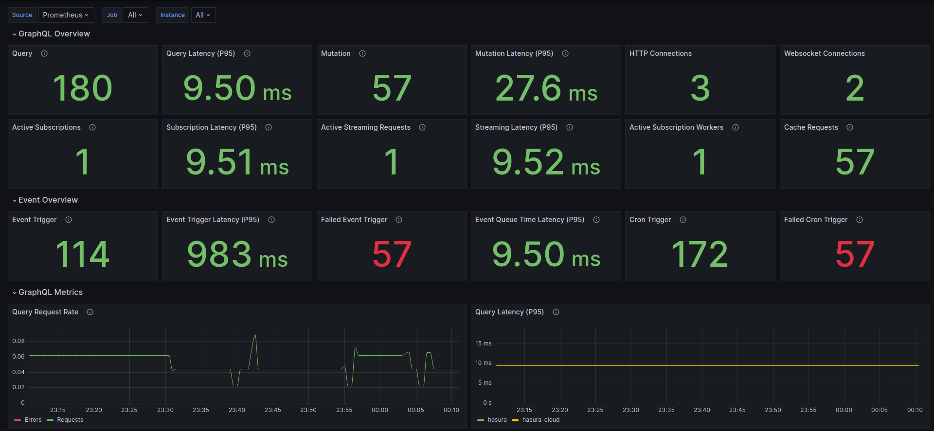
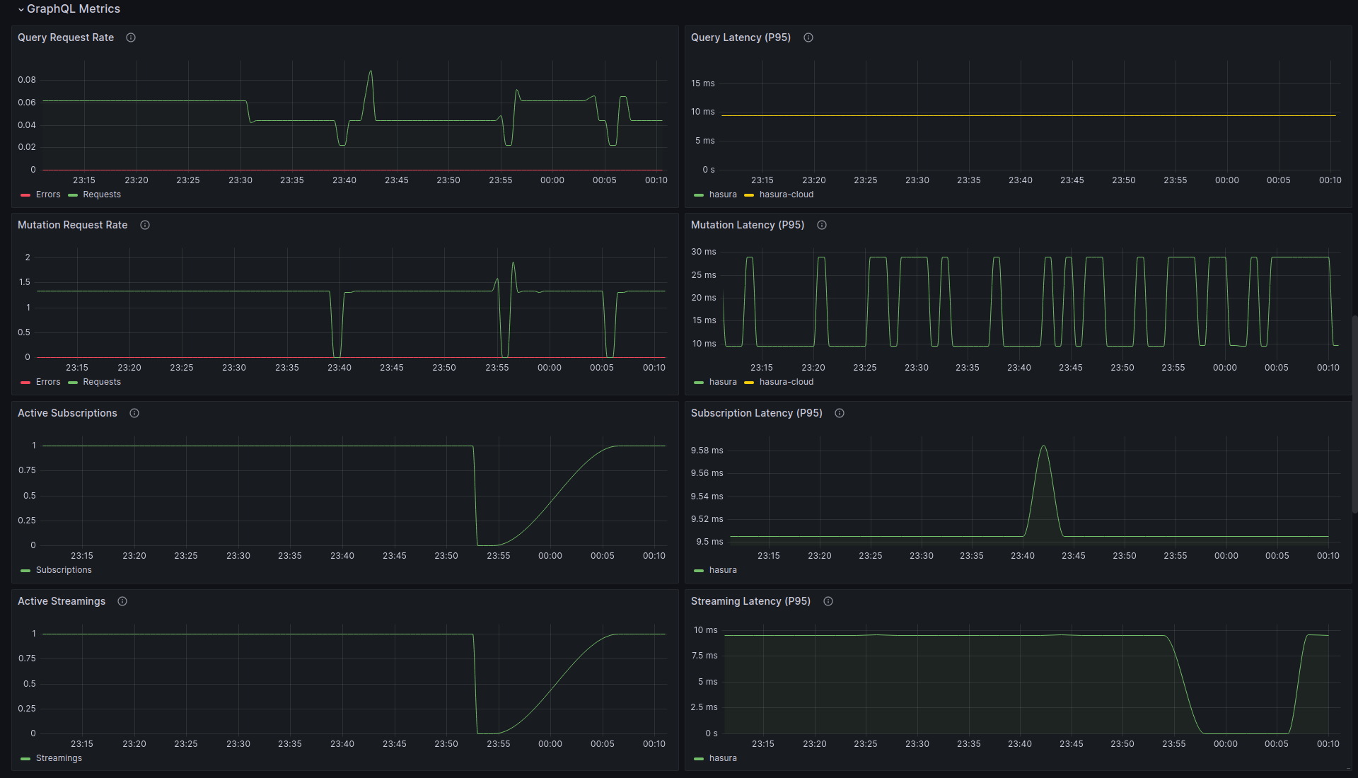
Hasura Overview
The overview dashboard for Hasura GraphQL Engine
The dashboard visualizes Prometheus metrics that are emitted from Hasura GraphQL Engine Enterprise Edition. See Prometheus Integration with Hasura EE for more information.
You need to enable Hasura EE with a valid license key. If you don't have one, you can get a license key via a 30-day free trial or by contacting the Hasura team.
Data source config
Collector config:
Upload an updated version of an exported dashboard.json file from Grafana
| Revision | Description | Created | |
|---|---|---|---|
| Download |
