Proxmox VE Cluster [Flux]
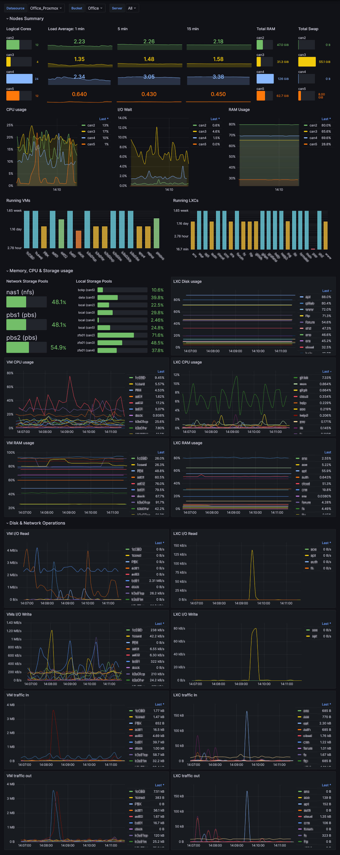
Proxmox Dashboard complete written in Flux with multiple server option for Cluster use. Original Dashboard has been taken from @mephisto and then there was modified some graphs.
Original Dashboard has been taken from rbnk’s Dashboard ID:18127 which was a modified cluster version of mephisto’s Dashboard ID:15356. Then there was modified some graphs for cluster purposes (i.e. the storage graph was divided by type, load average graphs was added, added LXC disk usage etc). It’s easy to use:
- Create a Bucket and token in InfluxDB2.
- Enable metric export in Proxmox VE.
- Verify that data is stored in the Bucket.
- Create a Flux Datasource in Grafana with a token that as read access to the Bucket.
- Import this Dashboard template.
- Choose Datasource, Bucket and Servers in Dashboard.
Data source config
Collector config:
Upload an updated version of an exported dashboard.json file from Grafana
| Revision | Description | Created | |
|---|---|---|---|
| Download |
