Amazon API Gateway
Amazon API Gateway Access Log
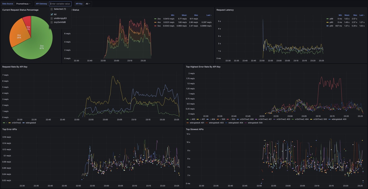
For details, please check out this post https://community.aws/posts/transforming-amazon-api-gateway-access-log-into-prometheus-metrics
Data source config
Collector config:
Upload an updated version of an exported dashboard.json file from Grafana
| Revision | Description | Created | |
|---|---|---|---|
| Download |
Amazon Aurora
With the Grafana plugin for Amazon Aurora, you can quickly visualize and query your Amazon Aurora data from within Grafana.
Learn more